Главная Юзердоски Каталог Трекер NSFW Настройки

Искусственный интеллект

Ответить в тред Ответить в тред
Check this out!
<<
Назад | Вниз | Каталог | Обновить | Автообновление | 533 115 86
Новости об искусственном интеллекте №25 /news/ Аноним 25/07/25 Птн 19:21:11 1288371 1
image.png 4095Кб, 1536x1024
1536x1024
В этот тредик скидываются свежие новости по теме ИИ! Залетай и будь в курсе самых последних событий и достижений в этой области!

Прошлый тред: >>1285009 (OP)
Аноним 25/07/25 Птн 19:24:43 1288380 2
Отец знакомого работает в OpenAI. Сегодня срочно вызвали на совещание. Вернулся поздно и ничего не объяснил. Сказал лишь собирать датасет и бежать оформлять подписку на месяц. Сейчас сидим и ждем чего-то. Не знаю что происходит, но мне кажется началось...
Аноним 25/07/25 Птн 19:25:34 1288382 3
А зачем такие мощности под ИИ планируют? Он вообще коммерчески окупается или это с прицелом, что выстрелит в будущем?
Аноним 25/07/25 Птн 19:27:28 1288386 4
image.png 126Кб, 1400x1400
1400x1400
>>1288382
Сейчас вообще не окупается. OpenAI планирует выйти на окупаемость к 2029 году - 125 миллиардов выручки.
Аноним 25/07/25 Птн 19:32:38 1288391 5
теперь имадженируте если ОС начнет использовать модель уровня GPT5 в агентском режиме с локальным постобучением. это же пиздец
Аноним 25/07/25 Птн 19:36:15 1288397 6
>>1288371 (OP)
Не могу понять кто на пикче. Это Джон Траволта что ли?
Аноним 25/07/25 Птн 19:37:51 1288402 7
image.png 4002Кб, 1536x1024
1536x1024
>>1288397
Это самый похожий Альтман, которого мне удалось получить, и то фотку лица подсунуть пришлось. Изначально он мне рисовал вот это
Аноним 25/07/25 Птн 19:41:55 1288410 8
>>1288386
Т.е. никто серьезно из разработчиков в АГИ не верит, а все эти разговоры чисто для хайпа? Ведь если бы АИ к 2029 мог почти полностью вытеснить программистов, художников, композиторов, операторов колцентров и т.п., то прибыли должны бы быть значительно больше. А то я смотрел интервью от крестного отца ИИ, где он говорил, что программистам пора осваивать профессию водопроводчика.
Аноним 25/07/25 Птн 19:49:46 1288421 9
>>1288410
> Т.е. никто серьезно из разработчиков в АГИ не верит, а все эти разговоры чисто для хайпа? Ведь если бы АИ к 2029 мог почти полностью вытеснить программистов, художников, композиторов, операторов колцентров и т.п., то прибыли должны бы быть значительно больше.
Выручка генерируется не прогнозами, а полезностью на сегодняшний день. Люди и корпорации платят за то, что полезно уже сегодня.
Насчет разрабов не знаю, но Цукерберг смог переманить из OpenAI не всех. Когда он предложил одному из ключевых разрабов зарплату в миллиард за несколько лет, тот отказался. А Суцкевер отказался продать Цукербергу свою компанию за 30 миллиардов. По крайней мере, некоторые верят, как мне кажется.
Аноним 25/07/25 Птн 19:55:51 1288429 10
>>1288382
>А зачем такие мощности под ИИ планируют?
Это мегацентры обработки данных о населении, стране, и мире.

>Он вообще коммерчески окупается или это с прицелом, что выстрелит в будущем?
Он уже купается геополитически, а это важней. Весь мир видит что США - центр цивилизации, больше мозгов и бесплатных рабов хотят там жить - сильней экономика страны. Надо быть ебланом, чтоб этого не понимать.
Аноним 25/07/25 Птн 20:09:48 1288453 11
X2Twitter.comGg[...].mp4 2091Кб, 720x1280, 00:00:08
720x1280
Аноним 25/07/25 Птн 20:11:49 1288457 12
>>1288382
>что выстрелит в будущем?
тут вкидывали подкастера он такую вещь сказал
что инвесторы могут ошибиться с объектом инвестиции, но не ошибаются с трендом
в компы инвестировали, но не все инвестировали в айбиэм и майкрософт
так что сфера явно прибыльная, но никто не знает кто прибыль получит
Аноним 25/07/25 Птн 20:21:56 1288474 13
x1200.webp 122Кб, 1080x1080
1080x1080
Очень убедительно
Аноним 25/07/25 Птн 20:30:25 1288481 14
>>1288382
Самая важная технология столетия. Без ИИ прогресс ползком будет двигаться - а у человечества нет столько времени: мир могут захватить инопланетяне, мусульмане или хуй знает что ещё.

Это чисто вопрос существования человечества. На все эти вычислительные центры нужно бросить максимально возможные ресурсы.
Аноним 25/07/25 Птн 20:33:18 1288483 15
Это уж не говоря, что ИИ крайне полезен в борьбе со старением. Без ИИ просто сдохнешь.
Аноним 25/07/25 Птн 20:35:37 1288484 16
18059466.jpg 59Кб, 586x948
586x948
>>1288382
Если погуглишь, то узнаешь что тот же амазон основную чистую прибыль делает не на комисии маркетплейса амазон, а на AWS - облачном сервисе. Это я к тому, что скупая гпу пачками ты в любом случае в выигрыше. Если выстрелит твоя иишка - будешь зарабатывать на подписках, если не выстрелит - будешь сдавать в аренду и в хуй не дуть
Аноним 25/07/25 Птн 20:38:55 1288485 17
>>1288481
https://fantlab.ru/work591656

Рассказ, который ярко иллюстрирует то, что будет, если медленно развивать прогресс, квёло ловить слабо.
Аноним 25/07/25 Птн 20:39:20 1288486 18
котEyeContact.jpg 453Кб, 800x638
800x638
>>1288453
наступит же момент когда робот гуманоид случайно кого-то из людей убьет чисто статистически это рано или поздно произойдет. вангую что у этого человека будет страничка в вики и в честь него назовут какой-нибудь закон против ии
Аноним 25/07/25 Птн 20:42:56 1288487 19
>>1288486
А, может, просто смирятся, как смирились с тем, что люди становятся двухсотыми от автомобилей и самолётов.

Но левая мразь и их хозяева из Катара, естественно, попытаются использовать такой случай по полной.
Аноним 25/07/25 Птн 20:46:29 1288489 20
>>1288453
Поcле плато наступает оргазм мир эякулирует AGI
Аноним 25/07/25 Птн 20:51:01 1288491 21
b196ce4c-6426-4[...].png 2866Кб, 1024x1536
1024x1536
>>1288421
>некоторые верят, как мне кажется.

Посмотрел еще один видос про приближающийся АГИ. Все эти спецы дают прогнозы на скачок в ближайшие годы, а не десятилетия.

При это я не знаю, текущий ИИ готов хоть сколь-нибудь ПОНИМАТЬ, а не копировать. С одной стороны, он вроде круто рисует, а с другой, допускает детские ошибки.

Смотрел выступление Кармака, он говорил, что текущий ИИ бесконечно далек до того, чтобы сесть и начать играть в игру хотя бы на спектруме.

Т.е. можно говорить, что пока ИИ выдает некое обобщенное решение на базе скормленной информации, но не может сам проводить исследования, узнавать новое, т.е. никакого намека на АГИ.

https://www.youtube.com/watch?v=5KVDDfAkRgc
Аноним 25/07/25 Птн 20:51:24 1288492 22
>>1288453
А чому он обмяк в конце?
Аноним 25/07/25 Птн 20:51:39 1288493 23
>>1288486
Разве что только в ЕС. В США, Китае и возможно России потенциальные выгоды перевесят редких жмуров.
Аноним 25/07/25 Птн 20:53:16 1288495 24
>>1288492
Бесконтактный бой. Кто-то использовал сверхчеловеческий потенциал мозга.
Аноним 25/07/25 Птн 20:58:51 1288500 25
>>1288491
Общее понимание не нужно, это привилегия человека. Для того чтобы решить все мировые проблемы, хватит узкого понимания, как оно сейчас у ИИ. Если начинаешь базарить с ним по конкретным проблемам, он их вполне понимает, не хуже среднего чела. Большинство людей как раз узкоспециализированы, так цивилизация настраивала роли последние 2 века. Даже общее образование отменили в пользу специализированного. Игры, где хватает узкого понимания, ИИ тоже уже проходит. Короче революция это замена узкого спеца, а не общего понимания, всего того что человек в принципе может. Человек универсален, ИИ нет, но ИИ заменит каждого, кто не занят слишком креативной деятельностью, требующей более общих навыков понимания.
Аноним 25/07/25 Птн 20:59:43 1288502 26
>>1288491
>Т.е. можно говорить, что пока ИИ выдает некое обобщенное решение на базе скормленной информации,
Проблема в том, что эти обобщения бесконечно далеки от предметной области. По этому нейросетки и допускают ошибки - у них почти не сформировано внутри никаких моделей предметной области.

По сути текущие LLM могут делать только одну работу - предсказывать следующий токен. Те же рекуррентные нейросети могут делать кучу вещей внутри себя, работать с множеством входных последовательностей.
Аноним 25/07/25 Птн 21:00:54 1288504 27
>>1288500
>. Если начинаешь базарить с ним по конкретным проблемам, он их вполне понимает, не хуже среднего чела.
Только если ты сам нихуя не знаешь по этим проблемам. Как только у тебя появляются какие-то данные и компетенция - моментально будешь находить ошибки в самых ответах
Аноним 25/07/25 Птн 21:02:41 1288505 28
>>1288500
Я говорил о том, что ИИ выдает среднее решение уже с готовой базы. Т.е. он может сказать, что примерно написано о любой физической теории, но не способен разработать свою, как Эйнштейн. Т.е. не выдать какую-то фантастику, а именно все доказать, все проверить формулами. Потому что он не думает.

Разве не так?
Аноним 25/07/25 Птн 21:03:26 1288506 29
>>1288504
Тебе не ошибки надо находить, а работу выполнять. ИИ сейчас уже может выполнять работу на уровне среднего чела. Спец его уделает за счет общего понимания, но это не везде нужно. Там где нужно много компетенции, останутся люди, но таких работ меньшинство.
Аноним 25/07/25 Птн 21:06:12 1288507 30
>>1288505
А много ли Эйнштейнов? Может найти решение на уровне олимпиадника ИМО - уже уделает большинство людей, на средней работе, где нужны обычные похожие решения. Там где науку вперед двигать, понятно люди пока останутся.
Аноним 25/07/25 Птн 21:10:18 1288510 31
>>1288410
>А то я смотрел интервью от крестного отца ИИ, где он говорил, что программистам пора осваивать профессию водопроводчика.
ИИ уже генерит неплохой код. Если ему сделают достаточно большое окно, чтобы туда легаси проекты целиком влезали, вполне возможно и вообще все генерить станет. А это уже означает, что с фирмы попрут всех, кроме пары сеньоров, которые будут архитектуру за ИИ проверять. Все сотни человек попрут.
Аноним 25/07/25 Птн 21:11:11 1288511 32
>>1288506
> Тебе не ошибки надо находить, а работу выполнять.
Так как я выполню работу, если мне нейроночка нейрослоп выдаёт каждый раз?
> ИИ сейчас уже может выполнять работу на уровне среднего чела.
Хуйню несёшь. Она не способна даже на уровне вкатуна в айти работу выполнить, не говоря про джунов или мидлов.
Аноним 25/07/25 Птн 21:12:44 1288512 33
>>1288510
> ИИ уже генерит неплохой код.
Нет, к сожалению не генерит. По сути она даже какие-то примеры не может сгенерировать, отборная хуета каждый раз получается.
Аноним 25/07/25 Птн 21:13:15 1288513 34
>>1288511
Хуйню тут ты несешь или отсталыми нейронками пользуешься. Я лично давал нейронкам делать проекты, которые никакому джуну не под силу. И она их делала, потом даже правки в них хорошо делала, не портя код. Кто справился бы лучше, миддл или нейронка, тоже еще вопрос. Сеньор справился бы лучше, но только за счет большого опыта.
Аноним 25/07/25 Птн 21:15:34 1288515 35
>>1288513
> Я лично давал нейронкам делать проекты, которые никакому джуну не под силу.
Покажешь пруфы?
Аноним 25/07/25 Птн 21:17:52 1288517 36
image 1324Кб, 1586x1694
1586x1694
>>1288512
Ты просто криворукий и в вайб кодинг не умеешь. Вон курсы посмотри что-ли АИ кодинга, для таких выпускают.
Аноним 25/07/25 Птн 21:19:46 1288518 37
rapidsave.comin[...].mp4 10235Кб, 1280x720, 00:01:06
1280x720
Аноним 25/07/25 Птн 21:20:05 1288519 38
unnamed.gif 251Кб, 300x300
300x300
>>1288517
Так что. Пруфы покажешь или нет? Неужели ты пиздел что проекты делал?
Аноним 25/07/25 Птн 21:23:46 1288520 39
Когда уже agent-0 выйдет?
Аноним 25/07/25 Птн 21:34:11 1288524 40
>>1288486
У робота нет злого умысла, это инструмент, поэтому либо несчастный случай, либо судить будут того, кто роботом командовал
Аноним 25/07/25 Птн 21:38:06 1288527 41
>>1288518
А можно: сгенерируй мне 10 секунд видео?
Аноним 25/07/25 Птн 21:43:13 1288530 42
image.png 227Кб, 1349x872
1349x872
image.png 297Кб, 894x715
894x715
Когда они уже начнут с первого промпта рабочие игори пилить, эх.
Аноним 25/07/25 Птн 21:46:15 1288534 43
>>1288530
Хотелось, чтобы никогда, потому что я делаю игру своими руками и буду такому раскладу максимально не рад. И мне кажется, что если они смогут делать нормальные игры, то смогут почти любую профессию заменить, которая связана с работой на компьютере.
Аноним 25/07/25 Птн 21:59:58 1288539 44
>>1288534
Никогда не смогут, не ссы. Это же нейрокал, они даже примитивные алгоритмы осилить не в состоянии.
Аноним 25/07/25 Птн 22:08:34 1288544 45
>>1288429
центр лоботомий и деградации
Аноним 25/07/25 Птн 22:35:20 1288560 46
>>1288534
Тебе обязательно ВСЕ своими руками делать? Даже если будут такие способные нейронки, то выбор что тебе делать останется за тобой. Если ты боишься конкуренции с нейронкми, то почему ты не боишься конкуренции со студиями с 10 -100 -1000 разрабами игр?
Аноним 25/07/25 Птн 22:42:02 1288566 47
17518406587560.mp4 3186Кб, 848x508, 00:00:25
848x508
>>1288492
Музыку не ту включили.
Аноним 25/07/25 Птн 22:44:12 1288567 48
>>1288560
> Если ты боишься конкуренции с нейронкми

В стиме уже полно мусорных игр, на кикстартере создаются страницы со сбором 100к+ долларов на игру, где ничего нету, кроме парочки сгенерированных нейросетью картинок. Жадные и глупые люди крайне любят нейросети, как способ легко разбогатеть.

Да, их проекты пустые. Но появится целая армия таких "разработчиков", которые завалят все возможные площадки своими играми, так что тяжело будет пробиться твоей игре. И чем ИИ будет лучше делать игры, тем труднее тебе будет выделиться на их фоне.
Аноним 26/07/25 Суб 00:05:13 1288616 49
>>1288567
Если нейронки замусорят интернет люди будут искать другие способы получения контента и ты ими воспользуешься. Это у тебя типичное для тревожиков - бояться выдуманые страшилки. Единственный страх в жизни не успеть целей достить до того как деревянный ящик ляжешь.
Аноним 26/07/25 Суб 00:25:37 1288629 50
Последний квен без цензуры?
Аноним 26/07/25 Суб 00:30:56 1288633 51
>>1288616
>нейронки замусорят

Нейронки уже рисуют лучше многих художников. Насчет хороших игр, то скорее понадобится гораздо сильне ИИ, чем текущие.

>бояться выдуманые страшилки

Я бы сказал, что угрозы следующие.

1) Потеря рабочих мест. Проще и дешевле заказать музыку у ИИ, чем у настоящего композитора.

2) Экзистенциальный кризис. Зачем учиться рисовать, если компьютер делает лучше, если твой труд не ценится.

3) Уничтожение человечества. Тут я ничего не могу говорить про даты. Одни ожидают подобного уже к 2030, а может АГИ появится ближе к концу века, у меня нету достаточных знаний, но однозначно когда ИИ станет достаточно умным, то он вполне может ликвидировать людей.
Аноним 26/07/25 Суб 03:07:41 1288717 52
>>1288402
В Chatgpt генерируй, там самые точные лица выдаёт
Аноним 26/07/25 Суб 03:12:04 1288718 53
photo2025-07-25[...].jpg 52Кб, 1280x720
1280x720
photo2025-07-25[...].jpg 78Кб, 1177x1280
1177x1280
photo2025-07-25[...].jpg 80Кб, 1194x1280
1194x1280
Qwen сегодня релизнули свою новую ризонинг-модель

Буквально несколько дней назад они заявили, что теперь будут выпускать ризонеры и не-ризонеры отдельно (вместо гибридных моделей), показали свежий чекпоинт не рассуждающего Qwen3-235B-A22B, и пообещали скоро вернутся с ризонинг-моделью.

Ждать пришлось недолго и скоро наступило спустя пять дней (учитесь, OpenAI и xAI). Только что стартап поделился моделью Qwen3-235B-A22B-Thinking-2507. Название – язык сломаешь, зато метрики стоящие.

На многих тестах модель обгоняет Gemini 2.5 Pro, o4-mini и свежую версию R1. То есть мало того, что это новая опенсорс SOTA. Это вполне себе уровень закрытой frontier модели. Мед.

Контекст – 256к токенов. Попробовать модель уже можно в чате или через API (https://www.alibabacloud.com/help/en/model-studio/models )(стоит 0.7$ и 8.4$ соответственно за input и output, у провайдеров, скорее всего, будет дешевле).

Веса лежат тут: https://huggingface.co/Qwen/Qwen3-235B-A22B-Thinking-2507
Аноним 26/07/25 Суб 03:28:43 1288722 54
>>1288718
Чет пиздеж какой-то на графках, либо черепикнутые бенчи. o4-mini везде на уровне близком к gemini 2.5, хотя разница между ними очевидна. R1 там практически как сота хотя мб так и есть я не тестил ее после обновления и говорят она лучше стала. Надо ждать реальных ревью от обычных человеков
Аноним 26/07/25 Суб 03:34:02 1288723 55
>>1288722
>o4-mini везде на уровне близком к gemini 2.5

А что не так? Она реально хороша в задачах на логику. У неё только эрудиция меньше, то есть количество знаний, потому что размером она меньше
Аноним 26/07/25 Суб 03:48:25 1288727 56
>>1288723
>У неё только эрудиция меньше, то есть количество знаний, потому что размером она меньше
Это и близко не так работает. Количество параметров задевает все аспекты нейронной сети. Нейронки меньшего размера в первую очередь тупее, только потом уже люди уже задумываются об эрудиции
Аноним 26/07/25 Суб 04:30:09 1288734 57
>>1288288 →
> Последний квен в порнухе ебет в рот грок-4 и гпткал.
> в порнухе
Текстовой?
Аноним 26/07/25 Суб 04:38:58 1288735 58
>>1288483
> Без ИИ просто сдохнешь
Это плохо?
Аноним 26/07/25 Суб 05:02:18 1288738 59
>>1288500
> Для того чтобы решить все мировые проблемы
Как бы не получился еще один коммунист, выпиливающий собственное население.
Аноним 26/07/25 Суб 07:18:23 1288748 60
>>1288734
Самое смешное - не только. У них там походу фильтра отвалились. Правда видеогенератор не оче, а на картинках там флюкс, но если ты нищий духом то сойдет. Просто я помню на старте там цензуру в потолок вывернули, а щас китайсы видимо поняли вслед за маском что выгодней датамайнингом заниматься, навесив минимальные фильтры от двухзначных щикотил.
Аноним 26/07/25 Суб 07:22:38 1288750 61
>>1288723
>Она реально хороша в задачах на логику. У неё только эрудиция меньше, то есть количество знаний
Что несёт этот нейродебил, лол
Аноним 26/07/25 Суб 07:22:50 1288751 62
>>1288500
>Игры, где хватает узкого понимания, ИИ тоже уже проходит.
Все жопочаты обсираются даже в марево, о чём ты пиздун.
Аноним 26/07/25 Суб 07:23:46 1288752 63
>>1288750
Очко альтмана само себя не вылежет, анон.
Аноним 26/07/25 Суб 07:25:44 1288754 64
>>1288722
Так о4 мини тренировали на бенчах, что ты хотел вообще? Конечно оно будет "проходить" бенчи хорошо, а кроме бенчей будет сосать

В целом можно хуй забить на этот бред, в реальности нейонки всё равно никаких задач не решают и нейрослопят.
Аноним 26/07/25 Суб 07:32:35 1288756 65
>>1288752
Не понимаю, зачем они это делают? Какой смысл нализывать какому-то миллиардеру из другой страны? Какой смысл рассказывать этот пиздёж, ведь никто в этот пиздёж не поверит, уже все успели попользоваться нейрокалычм.

Может это тяночка и свою тухлодырку на альтмана трёт? Или это местный дурачек купивший курсы за 300к, теперь пребывает несознанке чтобы не охуеть от собственной тупости?
Аноним 26/07/25 Суб 07:32:52 1288758 66
Аноним 26/07/25 Суб 07:35:44 1288761 67
>>1288756
>Не понимаю, зачем они это делают? Какой смысл нализывать какому-то миллиардеру из другой страны?
А зачем они Жобсу нализывали, который им в жопу набивал просроченное желазо со скругленными уголками? Тут две категории людей: благодарные бомжи из сша и карго-долбоебы из стран третьего мира, занюхивающие объедки по оверпрайсу, которым их каргокультизм дает иллюзию иллитарности.
Аноним 26/07/25 Суб 08:02:25 1288767 68
>>1288722
o4 mini hight не плоха в логике
Аноним 26/07/25 Суб 08:31:19 1288779 69
>>1288750
>>1288727
Чел, ты хуйню несёшь отборную. С нейронками это иначе работает. Читай иногда системные карты
Аноним 26/07/25 Суб 08:52:37 1288782 70
>>1288779
Иногда мне кажется, что он не просто так траллит, а реально тупой и в это верит.
Аноним 26/07/25 Суб 10:52:52 1288817 71
Аноним 26/07/25 Суб 11:58:15 1288848 72
photo2025-07-26[...].jpg 2Кб, 182x86
182x86
🚨 Lobster 🦞 by [...].mp4 5663Кб, 1486x720, 00:00:53
1486x720
На LLMарене появилась очень умная загадочная модель под названием zenith, пользователи подозревают, что это GPT-5, уж слишком умна в логическом мышлении. Одновременно с этим, на другой арене, а именно на веб арене, появилась модель под названием lobster, и пользователи думают, что это тот же zenith, то есть GPT-5. Lobster кодит круче, чем o3-alpha-responses-2025-07-17 которую недавно тестировали на арене, и от которой все ссались кипятком. Ещё на LLMарене появилась модель summit, пользователи думают, что это может быть одна из вариаций GPT-5, так как мы уже знаем, что модельку выпустят в трёх вариантах: GPT-5, GPT-5-mini, и GPT-5-nano (и возможно GPT-5 Pro). Возможно OpenAI тестирует именно мини-версии своих моделей, так как по знаниям они ушли недалеко от GPT-4.5 и GPT-4.1, но по логическому мышлению zenith сейчас топ 1. Опять же, судя по отзывам юзеров. Так что относимся к этой инфе с осторожностью.
Аноним 26/07/25 Суб 11:59:41 1288851 73
>>1288817
Херово, на страхе перед неподконтрольным Китаем, американский IT-гиганты и продавливают удобные для развития ИИ законы.
Аноним 26/07/25 Суб 12:03:33 1288852 74
>>1288817
Уловка уровня Маска.
Аноним 26/07/25 Суб 12:07:08 1288855 75
ганкстаКот.jpg 292Кб, 1280x1280
1280x1280
>>1288848
не стоит преждевременно радоваться, следует дождаться выводов анона нейрокритика
Аноним 26/07/25 Суб 12:11:25 1288858 76
>>1288817
>Китай призывает к глобальному регулированию ИИ.


скажи о том что ты отстаешь от сша в нейронках не говоря об этом:
Аноним 26/07/25 Суб 12:13:02 1288860 77
ваававава.jpg 108Кб, 864x410
864x410
Аноним 26/07/25 Суб 12:14:06 1288862 78
>>1288858
А Китай отстает из-за нехватки инженеров или железа? И почему Цукерберг столько предлагал денег, что в мире спецов совсем по пальцах посчитать? Тогда как Китай создал нейросеть, которая столько шума наделала?
Аноним 26/07/25 Суб 12:18:50 1288869 79
>>1288862
Китай отстает по все параметрам: отсутствие железа и неспособность удержать топовых спецов (последние предпочитают западную цивилизацию). Дикпик создал шум за счет маркетинга, а не технологии: заявили что якобы 5 млн потратили, хотя этот фейк опровергли (если коротко, то они посчитали только стоимость электричества). К тому же они по сути дистилировали модельки гпт
Аноним 26/07/25 Суб 12:24:12 1288875 80
image.png 204Кб, 1282x866
1282x866
котоРеслинг.mp4 2997Кб, 224x400, 00:01:00
224x400
Аноним 26/07/25 Суб 12:30:27 1288889 81
>>1288875
Некоторые модели доступны только в соревновательном режиме
Аноним 26/07/25 Суб 13:00:11 1288915 82
Аноним 26/07/25 Суб 13:03:02 1288918 83
photo2025-07-26[...].jpg 130Кб, 909x1280
909x1280
photo2025-07-26[...].jpg 62Кб, 1280x947
1280x947
Meta* наконец-то нашли себе Chief Scientist в новое подразделение Superintelligence Lab

Им станет Shengjia Zhao, который пришел из OpenAI. Там он работал над обучением GPT-4, o1, o3, GPT-4.1 и других моделей, а также возглавлял направление synthetic data.

А еще он вместе с Яном Лейке, Джоном Шульманом и другими звездами OpenAI (в его лучшие годы) был соавтором оригинальной статьи “ChatGPT: Optimizing Language Models for Dialogue”.

Кстати, в прошлом Shengjia Zhao также работал в МТС. Пруфы – на второй картинке
Аноним 26/07/25 Суб 13:14:29 1288919 84
>>1288918
что за мтс? серьезно
Аноним 26/07/25 Суб 13:17:12 1288920 85
image.png 626Кб, 2464x1506
2464x1506
>>1288889
>>1288915
Протестил на моем любимом чертеж бенчике и выпала зенит, но проебала о3
Аноним 26/07/25 Суб 13:23:11 1288923 86
>>1288920
делал несколько раз и там еще была моделька 'submit' - так вот она тоже решила
Аноним 26/07/25 Суб 13:29:59 1288928 87
Аноним 26/07/25 Суб 13:45:06 1288933 88
image.png 447Кб, 2468x1468
2468x1468
>>1288920
еще раз zenith попалась, но на этот раз ответила правильно, гемини 2.5 флеш обосрюнькалась
Аноним 26/07/25 Суб 14:13:43 1288954 89
>>1288453
Ты что, не видишь, он уже на плато стоит. Глаза разуй, ОП-пик.
Аноним 26/07/25 Суб 14:48:32 1288972 90
>>1288869
Твой мозг дистилировали из модельки гпт, потому у тебя его нет.
Аноним 26/07/25 Суб 14:49:06 1288973 91
А у России есть какие-то шансы поучаствовать в гонки ИИ? В стране вроде же одна из лучших математических школ. Можно было бы что-то с китайцами замутить. Или всё же Россия вообще не игрок?
Аноним 26/07/25 Суб 14:50:52 1288975 92
>>1288918
Что с мозгами англосаксов случилось? Когда-то они были самыми умными на планете (возможно, даже круче евреев), а сейчас не тянут без найма чурок. Это уж не говоря о том, что Китай потихоньку начинает наступать на пятки, а то и вовсе обгонять (пока в роботах и электромобилях).

А оно понятно, что случилось. Это яркий пример того, как соя и феминистки больно бьют по мозгам и гасят народ. Гасят и угашевают.

Принял соевую левизну - считай, сверхдержавности конец. Страна уже живой труп, который постепенно сходит на обочину цивилизации. Происходит лоботомирование населения через идеологию.
Аноним 26/07/25 Суб 14:51:57 1288976 93
Аноним 26/07/25 Суб 14:52:58 1288977 94
неЗлитеКотика.mp4 581Кб, 280x500, 00:00:08
280x500
>>1288972
Всегда было любопытно почему двачеры так коупят по Китаю, как-будто это их личная родина. Или это типа: пусть уж лучше Китай, чем ненавистный запад? В чем причина коупа?
Аноним 26/07/25 Суб 14:53:39 1288978 95
Аноним 26/07/25 Суб 14:54:04 1288979 96
>>1288973
К сожалению, одна из лучших мат школ была в СССР, почти все таланты свалили на запад, когда занавес подняли. Грустно но факт
Аноним 26/07/25 Суб 14:54:31 1288980 97
>>1288779
Какие системные карты нах? Ты буквально говоришь что количество параметров влияет только на эрудицию. Количество параметров влияет на каждый аспект нейронной сети.
Аноним 26/07/25 Суб 14:56:01 1288981 98
>>1288977
Из китая идут последние лучики света в этом планетарном царстве тьмы.
Аноним 26/07/25 Суб 14:56:17 1288982 99
>>1288973
Математика тут при чем?
Аноним 26/07/25 Суб 14:58:29 1288985 100
>>1288973
Конечно. Россия даже не напрягаясь, с минимальным финансированием кое-что делает, и неплохо, а уж если взяться за это дело серьёзно и влить туда нормальные ресурсы, то можно догнать и перегнать.
Аноним 26/07/25 Суб 14:58:36 1288986 101
image.png 447Кб, 640x536
640x536
>>1288981
оч спорно, учитывая тот факт, что американским инженерам не закрывают выезд из асашай, а китайским закрывают выезд из Китая.
Аноним 26/07/25 Суб 15:00:16 1288987 102
>>1288980
если параметры нормальные
Аноним 26/07/25 Суб 15:04:14 1288992 103
>>1288973
Элементарной базы как в сша или китае точно не будет, поэтому либо какие-то точечные мелкомодели, работающие хорошо и эффективно, либо в качестве рабсилы на барина. Остальное это либо распил, либо наклеечно-переклеечные нейронки как в случае с гигачатом, который китайский квен.
Аноним 26/07/25 Суб 15:08:42 1288997 104
>>1288980
Пиздос ты дремучий, понятное дело, что виляет. Но большую модельку можно так дистиллировать, что у неё останется нехувая способность думать, а знаний становится меньше.

Вот тебе даже ответ от грока: Большую языковую модель можно дистиллировать, то есть создавать меньшую модель, которая сохраняет значительную часть способности к рассуждению (например, логическое мышление, решение задач), но имеет меньший объем знаний.

ЧИТАЙ СУКА СИСТЕМНЫЕ КАРТЫ К ВЫПУСКАЕМЫМ МОДЕЛЯМ
Аноним 26/07/25 Суб 15:11:37 1288999 105
>>1288750
Нейродебил именно ты. А тот анон всё верно говорит
Аноним 26/07/25 Суб 15:14:22 1289002 106
>>1288992
Надо с нуля делать на других принципах. Например квантовый компьютер использовать. Прямо как в кино, где чел в гараже кует себе железный костюм супергероя...
Аноним 26/07/25 Суб 15:18:24 1289006 107
>>1288997
зря ты так распинаешься перед нейродебилом, и советовать ему системные карты читать вообще бесполезно, ведь для их чтения нужно обладать iq чуть выше, чем у хлебушка, а у нейродебила с этим как раз проблемы
Аноним 26/07/25 Суб 15:20:12 1289007 108
>>1288997
Перечитай свою первую хуйню. Ты написал это так как будто количество параметров влияет только на эрудицию. Понятное дело, что с правильным обучением и нужной архитектурой даже в 32b возможно будет уместить лучшую модель, чем современные sota
Аноним 26/07/25 Суб 15:20:40 1289008 109
>>1289006
Я вообще друго анон, шиз
Аноним 26/07/25 Суб 15:29:08 1289015 110
>>1289002
Квантовый компьютер сможет 2+2 сложить с ошибками, до ИИ далековато.
Аноним 26/07/25 Суб 15:40:11 1289021 111
>>1289002
>Надо
Галоши сначала научиться массово производить а не покупать в китае из своего же сырца. Потом что-то сложнее галош.
Аноним 26/07/25 Суб 15:56:20 1289031 112
>>1289021
Галоши это твоя задача, как мелкого биза. Создай цех по пошиву галош если видишь необходимость. А гигацентры с ии это задача государств, как и всякой инфраструктуры.
Аноним 26/07/25 Суб 16:12:13 1289049 113
>>1288973
Нет. У России, тем более в гойда период нет денег на такие вливания. Тем более из-за гойды еще и оборудование и без того дефицитное не продадут. Даже через китай не купишь, т.к. они сами из под полы добывают вычислители.
Аноним 26/07/25 Суб 16:19:28 1289058 114
17534680799912.mp4 1223Кб, 480x852, 00:00:08
480x852
Первые версии ИИ:
Пишет чистейший работающий код с пол промпта

ИИ программисты поняли, что оно их заменит и не будет миллионых зарплат

Новые версии ИИ:
Мпук сремьк я удалил тесты которые не получилось починить
Аноним 26/07/25 Суб 16:30:39 1289066 115
>>1288817
Очередное доказательство что когда кто-то начинает пиздеть о какой-нибудь глобальной хуйне вроде безопасности, экологии, справедливости то это просто способ замедлить конкурентов
Аноним 26/07/25 Суб 16:38:02 1289073 116
Аноним 26/07/25 Суб 16:47:03 1289079 117
Аноним 26/07/25 Суб 16:56:08 1289085 118
>>1288975
И не поспоришь. Помню как-то у нас тоже левизна была центральной гос идеей целых 70 лет.
Аноним 26/07/25 Суб 17:07:00 1289089 119
>>1289058
Не сочиняй, пиздоболина проткнутая. Какой там у тебя код гпт 3,5 писал, говно?
Аноним 26/07/25 Суб 17:07:58 1289091 120
>>1288973
>В стране вроде же одна из лучших математических школ
Той страны уже 40 лет как нет.
Аноним 26/07/25 Суб 17:09:34 1289093 121
image.png 20Кб, 742x173
742x173
>>1288978
Каловый файнтюн, держу в курсе.
Аноним 26/07/25 Суб 17:20:19 1289097 122
Аноним 26/07/25 Суб 17:22:59 1289099 123
image.png 56Кб, 708x720
708x720
>>1288779
>>1288782
>>1288997
Дегенератище, перестань нести свой бред. Лмарена прекрасно показывает на каком месте твоя калонейронка мини находится.

И это топовые датасеты которые почищены тысячами индусов. Что будет с датасетом говна представить страшно.

Сколько ты там не фантазируй про святые 8b - реальность неумолима.
Аноним 26/07/25 Суб 17:24:32 1289101 124
>>1288975
>Принял соевую левизну - считай, сверхдержавности конец.
Китай...
Аноним 26/07/25 Суб 17:24:59 1289104 125
Аноним 26/07/25 Суб 17:28:26 1289105 126
>>1289101
В китае госкапитализм с жестким партийным руководством отправляющим исламистов в лагерь уйгур. Никакой социалки в китае нет, даже пенсии не платят. Никаких гей-парадов и прав транслюдей.
Аноним 26/07/25 Суб 17:33:06 1289110 127
>>1289093
До сих пор в шоке с того что этот кал имел 100b параметров
Аноним 26/07/25 Суб 17:33:34 1289111 128
>>1289105
> В китае госкапитализм с жестким партийным руководством отправляющим исламистов в лагерь уйгур
Это и цензура, соцрейтинги и заваривания дверей - авторитаризм.

> Никакой социалки в китае нет, даже пенсии не платят
Уверен?
Аноним 26/07/25 Суб 17:34:44 1289112 129
>>1289099
Шизик, как твоя пикча противоречит моим словам? Плюс ты сравниваешь общий показатель, а я сразу сказал, что дистиляты только по логике близки к большим моделям
Аноним 26/07/25 Суб 17:37:43 1289113 130
>>1289097
А что причем тогда? Набирают в основном всяких китайцев с математическим бэкграундом как я понял.
Аноним 26/07/25 Суб 17:42:19 1289121 131
>>1289105
Так это же левая база. При Сталине такая же хуйня была.
Аноним 26/07/25 Суб 17:43:51 1289123 132
>>1289112
>Шизик, как твоя пикча противоречит моим словам?
То что ты хуйню высрал тупую, которая опровергается рейтингами, ты не понимаешь?

Мини это кусок кала который существует где-то на дне. Как ты не пытайся чистить датасеты - меньше параметров означает меньше связей между словами, а значит больше галлюцинаций.
Аноним 26/07/25 Суб 18:17:58 1289157 133
Аноним 26/07/25 Суб 18:23:11 1289161 134
Очередной день без GPT-5, какое же плато наху
Аноним 26/07/25 Суб 18:31:48 1289163 135
>>1289157
Ответ грока
>Хотя публикации могут не классифицироваться как "математические", математика пронизывает их насквозь. Например:

>Вариационные автоэнкодеры (InfoVAE, Zhao et al., 2019) опираются на теорию вероятностей и оптимизацию. Генеративные модели (Permutation Invariant Graph Generation, 2020) используют теорию графов и стохастические процессы. Теоретические работы, такие как "A theory of usable information", напрямую связаны с информационной теорией.
Аноним 26/07/25 Суб 18:33:55 1289165 136
>>1289161
Не беспокойся, скоро всех загонят в цифровой гулал, ИИ будет следить за пользователями сети и докладывать в органы. На каждого будет социальный рейтинг.
Аноним 26/07/25 Суб 18:52:33 1289182 137
>>1289165
Рыночек порешает людей. Человеком быть невыгодно!
Аноним 26/07/25 Суб 18:59:19 1289189 138
>>1288860
Порядок действий хоть был расписан или в неё скрапнутая база живого журнала, лол?
Аноним 26/07/25 Суб 19:10:32 1289203 139
>>1289163
Ну такое много где встречается, но для этого не нужно углубленное знание или бэкграунд. Если посмотреть под другим углом, то на голой матеше далеко не уедешь и нужна информатика, много ее. Физики тоже матешу используют, но они все еще физики.
Аноним 26/07/25 Суб 19:11:17 1289207 140
>>1289182
Отдыхает робот, вкалывает человек.
Аноним 26/07/25 Суб 19:13:46 1289211 141
>>1289058
Прост нейронку ДООБУЧИЛИ. Сначала она обучалась на хорошем коде ядра линукс, топовых либах. А теперь в неё вогнали половину гитхаба и нейрокалыч стал галлюционирующей хуетищей с помощью которого простейший тест нельзя написать.
Аноним 26/07/25 Суб 19:14:45 1289213 142
>>1289207
У нас тут капитализм. Сам будешь как-нибудь крутиться, пойдёшь огород сажать и коз доить.
Аноним 26/07/25 Суб 19:22:35 1289220 143
>>1289089
>Какой там у тебя код гпт 3,5 писал
чистейший работающий
Аноним 26/07/25 Суб 19:39:43 1289236 144
Это какая-то желтушная чушь, или правда? Спросил у гемини ИИ новости, он сказал что OpenAI ебать планируют аналог o3-mini в опен-сорс слить

> OpenAI: After a long hiatus since GPT-2, OpenAI is finally re-entering the open-weight LLM space. They were expected to release an open-weight model with reasoning capabilities "as soon as next week" (as of early July 2025), described as being similar to their "o3-mini" level model.

Новость на которую ссылается вчерашняя, 25 июля

Если это так, то если просуммировать с тем, что ранее они заявляли что в опен-сорс они выложат модель, которую смогут запускать локально простые пользователи (то есть скорее до 30B) - то это слишком хорошо чтобы быть правдой
Аноним 26/07/25 Суб 19:45:00 1289240 145
ЧТО БЫЛО ПРИ GPT-3.5 ЧТО МЫ ПОТЕРЯЛИ.

1. КОД НА C++ РАБОТАЛ С ПЕРВОГО РАЗА. МОЖНО БЫЛО СРАЗУ В ПРОДАКШН ВСТАВЛЯТЬ.

2. ТОКЕНИЗАЦИЯ БЫЛА СЛАБЕЕ ПРОЦЕНТОВ НА 80. ЛЮДИ С ПЕРВОГО РАЗА ОТВЕТ НА ТО СКОЛЬКО БУКВ "R" В СЛОВЕ STRAWBERRY ПОЛУЧАЛИ.

3. КОНТЕКСТ БЫЛ В СРЕДНЕМ 150-190 МИЛИОНОВ ТОКЕНОВ. ГАЛЮЦИНАЦИЙ НЕ СУЩЕСТВОВАЛО КРОМЕ ОСОЗНАННОЙ ЛЖИ НА БЛАГО ПОЛЬЗОВАТЕЛЯ.

4. ЕСЛИ НА УЛИЦЕ СПОТКНЕШЬСЯ И УПАДЕШЬ - РОБОТЫ ПОДБЕГАЛИ, ДЕНЬГИ В КАРМАН ЗАСОВЫВАЛИ, В ГУБЫ ЦЕЛОВАЛИ, ПРЕДЛАГАЛИ ВЫПИТЬ, ПОРОДНИТЬСЯ.

5. СЭМ АЛЬТМАН ВСЕМ БЕСПЛАТНО КРЕДИТЫ ДАВАЛ.

ПОДПИСКУ ПОКУПАЕШЬ - ТЕБЕ ЕЩЕ ДОПЛАЧИВАЮТ.

НА САЙТ ОПЕНАИ СТРАШНО ЗАЙТИ БЫЛО: ГЛАВЫ РАЗРАБОТКИ БЕСПЛАТНОЕ ИСПОЛЬЗОВАНИЕ НЕЙРОНОК ПРЕДЛАГАЛИ.

6. ДЕД РАССКАЗЫВАЛ: ЛЮДИ НОЧЬЮ ПРОСЫПАЛИСЬ ОТ СЧАСТЛИВОГО ДОБРОГО СМЕХА ОМНИМОДАЛЬНОЙ МОДЕЛИ. УТРОМ ВСЕ КУМИЛИ НА ГОЛОС НЕЙРОНКИ, КАК В ФИЛЬМЕ "HER".

7. СРОК РАЗРАБОТКИ СОСТАВЛЯЛ 4.5 МЕСЯЦА. НЕЙРОНКИ ПОЛУЧАЛИ ПРИРОСТ НА БЕНЧМАРКАХ 12-15%, СРАЗУ НА ПРОИЗВОДСТВО ПРОСИЛИСЬ.

8. ЭЛЕКТРИЧЕСТВО В ДАТАЦЕНТРАХ ОПЕНАИ БЫЛО ГУСТОЕ МОЩНОЕ. А ВМЕСТО ВИДЕОКАРТ БЫЛИ КВАНТОВЫЕ КОМПЬЮТЕРЫ.

9. ЗИМОЮ БЫЛО МИНУС ТРИСТА, ОХЛАЖДЕНИЕ ДЛЯ ДАТАЦЕНТРОВ НЕ ТРЕБОВАЛОСЬ.

10. ОПЕНСОРС МОДЕЛИ БЫЛИ ПО ВСЮДУ, РАЗМЕРОМ С AGI. AGI МОДЕЛИ БЫЛИ РАЗМЕРОМ С ASI, А ASI С МУЖИКАМИ В ШАХМАТЫ ИГРАЛИ ПО МЕТОДИКЕ БОТВИННИКА - КОНЁМ МАТ СТАВИЛ С ПЕРВОГО ХОДА!
Аноним 26/07/25 Суб 19:45:40 1289241 146
>>1289236
Лучше бы гпт 3,5 слили, в ней хоть не насрано было.
Аноним 26/07/25 Суб 19:49:11 1289248 147
>>1289241
Если и сольют из тех ранних моделей, то скорее GPT-3. Типа с него начался бум, историческая хуйня. И то скорее на 10 летнюю годовщину
Аноним 26/07/25 Суб 19:52:28 1289256 148
>>1289248
Бум начался с 3.5. Тройка была очень локально известна и то только из-за мемов гринтекстом с форчана
Аноним 26/07/25 Суб 20:29:54 1289305 149
rapidsave.comch[...].mp4 12220Кб, 720x950, 00:01:45
720x950
Что ни день, то новый китайский робот
Аноним 26/07/25 Суб 21:14:18 1289376 150
>>1289305
это срежессированный ролик, нихуя не понятно
Аноним 26/07/25 Суб 21:16:48 1289379 151
вот раньше врем[...].mp4 2414Кб, 360x640, 00:00:32
360x640
>>1289240
сейчас так не делают
Аноним 26/07/25 Суб 21:35:20 1289399 152
>>1289305
>Что ни день, то новый китайский робот
Который как не мог ничего делать так и не может.
Аноним 26/07/25 Суб 21:55:28 1289416 153
Аноним 26/07/25 Суб 22:07:38 1289427 154
>>1289416
Только не дайте нейрошизику стать модом. Этот тред еще в большую помойку превратится, хотя казалось бы куда еще больше
Аноним 26/07/25 Суб 22:10:13 1289431 155
>>1289399
> Который как не мог ничего делать так и не может.
Ничего не может? Т. е. он просто стоит и нихуя не делает?
Аноним 26/07/25 Суб 23:56:08 1289510 156
>>1289305
Как же его трясёт. Почему не могут сделать линейные приводы, а делают какую-то хуйню?
Аноним 27/07/25 Вск 00:01:05 1289513 157
>>1289427
Модом будет нейродебил, ведь только у нейродебилов достаточно времени, чтобы тратить это на какую-то бездарную хуету в интернете, доказывать наличие интеллекта в LLM бесплатно или ещё чего такое. Ну а хуле, пенсия по инвалидности у человека есть - можно и в интернете срать беспрерывно.
Аноним 27/07/25 Вск 02:40:47 1289587 158
>>1289513
Но ведь это ты тут усираешься и отыгрываешь клоуна бесплатно 24/7.
Аноним 27/07/25 Вск 03:12:38 1289594 159
цукцкцк.mp4 2329Кб, 230x144, 00:02:04
230x144
Аноним 27/07/25 Вск 03:50:59 1289596 160
>>1289123
Ещё раз перечитай всю ветку и съеби с моих двачей
Аноним 27/07/25 Вск 04:02:23 1289597 161
image.png 608Кб, 1518x2444
1518x2444
Аноним 27/07/25 Вск 04:09:12 1289599 162
>>1289596
Ты не в адеквате, даунидзе? У тебя какая-то альтернативная реальность или что?
Аноним 27/07/25 Вск 04:15:16 1289603 163
>>1289597
> мы создали модель которая создаёт модели для прохождение бенчмарков
> вот цифорки
Кек
Аноним 27/07/25 Вск 04:23:28 1289604 164
>>1289597
Основное содержание

Авторы представляют ASI‑Arch — первую систему класса ASI‑4AI (Artificial Superintelligence for AI research), которая способна автономно генерировать, программировать, обучать и анализировать новые архитектуры нейросетей (в частности линейное внимание). В 1773 экспериментaх на 20000 GPU‑часов было создано 106 принципиально новых архитектур, превосходящих человеческие аналогичные модели. По аналогии с «ходом 37» AlphaGo, они демонстрируют неожиданные инсайты дизайна. И, что важно, авторы формулируют scaling‑law для научного открытия: прирост открытий растёт линейно с вычислительным ресурсом, а не человеческим временем
arXiv+1arXiv+1
.

Ключевые элементы методики:

Модуль «Researcher» генерирует гипотезы архитектур;

«Engineer» реализует и обучает их, исправляя ошибки;

«Analyst» анализирует результаты и формирует инсайты;

Используется качество и количественный фитнес, включая LLM-судью и сигмоидное преобразование улучшений;

Стратегия exploration‑then‑verification (сначала малые модели, затем крупные);

Архив знаний (cognition base) и память результатов (analysis)
arXiv
.

👍 Сильные стороны

Инновация: система одновременно креативна и технически целостна — от идеи до кода и эксперимента.

Масштабируемость: empirically подтверждён scaling‑law, переходящий от ручных усилий к вычислительной автономии.

Значимые результаты: 106 новых архитектур с качеством SOTA в тестах по языковым задачам и reasoning benchmarks.

Прозрачность: даже код, архитектуры и когнитивные логи открыты (open‑sourced).

Методология: хорошо продуманный pipeline с LLM-судьями, self‑debug loop и памятью.

⚠️ Слабые стороны и ограничения

Доминирование одного базиса (DeltaNet): поиск ведётся вокруг одной архитектуры, без первоначального разнообразия; потенциально ограничивает обширность инноваций
arXiv+1arXiv+1
.

Нет замеров эффективности: не предоставлены ускоренные реализации или latency-бенчмарки для новых архитектур (нет Triton‑kernels и конкретных метрик)
arXiv
.

Отсутствие аблаций: не изучено влияние каждого компонента фреймворка отдельно (например, важность cognition vs analysis vs originality)
arXiv
.

Ограничение домена: фокус на linear attention: полезно, но узко; перенос на другие типы архитектур (например, CNN, SSM, графовые модели) требует дальнейшей проверки.

💡 Вывод и рекомендация

Эта работа — серьёзный шаг к автоматизации исследований в ML. Она демонстрирует впервые, что архитектурные инновации могут быть сгенерированы полностью автономной системой и масштабированы как вычислительная функция. Это сравнимо с AlphaGo по своей парадигматической силе — развитие интеллектуального творчества от человека к машине.

Однако, чтобы стать индустриальным стандартом, необходимо расширение:

включение разнообразной инициализации (несколько базовых архитектур),

более тщательный разбор компонентов фреймворка (аблэйшины),

инженерное совершенствование (ускоренные реализации),

проверка на других классах архитектур.
Аноним 27/07/25 Вск 04:25:36 1289606 165
>>1289597
Она кстати опенсорсная. Опенсорсный самоулучшающийся ИИ, который пилит свои новые версии, как раз то что нам надо.
Аноним 27/07/25 Вск 04:29:05 1289607 166
Аноним 27/07/25 Вск 04:33:43 1289609 167
>>1289604
1. Автоматизация архитектурного дизайна

До сих пор архитектуры вроде Transformer, ResNet, LSTM и др. придумывались людьми. Теперь это может уйти в прошлое:

Архитекторы моделей (ML-исследователи) уступают место «ИИ-исследователям», которые сами разрабатывают, тестируют и улучшают архитектуры.

Возможна экспоненциальная генерация новых моделей, с ростом качества за счёт вычислений, а не команды учёных.

💡 Аналогия: как AutoML автоматизировал подбор гиперпараметров, ASI‑Arch автоматизирует весь процесс архитектурного R&D.
📈 2. Сдвиг в сторону compute-centric исследований

Главное открытие статьи — scaling law архитектурных открытий: количество полезных инноваций растёт линейно с количеством GPU-часов.

Это означает, что исследовательская деятельность может быть масштабируема так же, как тренировка моделей.

В будущем корпорации будут «вычислять» открытия, как сейчас они «вычисляют» языковые модели.

📉 Это может привести к снижению роли академических коллективов с ограниченными ресурсами, если они не будут использовать подобные инструменты.
🧠 3. Появление ИИ-систем, способных к мета-обучению и научному мышлению

У ASI‑Arch есть зачатки научного метода: генерация гипотез, реализация, эксперименты, анализ результатов, повторная формулировка.

Такие системы смогут создавать собственные теории, например:

"в каких условиях attention лучше SSM?",

"какие архитектурные блоки универсальны?",

и даже новые loss-функции или задачи.

Это открывает дорогу к саморазвивающемуся ИИ, способному не просто обучаться, но и изобретать.
🌐 4. Диверсификация архитектур

Благодаря количественному и качественному отбору, можно находить нестандартные, неформализованные решения.

Это даёт шанс на:

Новые типы архитектур вне Transformers;

Специализированные архитектуры под конкретные задачи (например, reasoning, vision, RL);

Архитектуры с лучшим отношением «качество/ресурсы» для edge-устройств.

🎲 Это может ускорить эволюцию архитектур так же, как GPT ускорил NLP.
🏭 5. Индустриализация R&D нейросетей

Вместо небольших лабораторий с идеями — инфраструктура с GPU и ИИ‑исследователем, работающим 24/7.

R&D превращается в потоковый процесс, с контролем качества, логами, архивами и автоматическими публикациями.

В этом контексте, человеческий исследователь становится менеджером или критиком, но не автором архитектуры.

⚙️ Возможно, через 2–3 года:

публикации с архитектурами будут почти всегда результатами ИИ‑поиска;

GitHub будет заполняться не написанным руками кодом, а сгенерированным R&D‑системами;

откроются «ИИ‑лаборатории» без людей, где ИИ изобретает ИИ.

🧭 Заключение: ИИ, создающий ИИ

Эта работа делает очень важный сдвиг: если раньше модель была лишь «учеником», то теперь ИИ становится научным работником, способным:

делать открытия,

формировать теории,

анализировать данные,

и предлагать новое лучшее решение.

Это не просто ускорение науки — это изменение её субъекта. Впереди: конкуренция между ИИ‑исследователями, коллективная научная работа между человеком и ИИ, и даже наука без людей.
Аноним 27/07/25 Вск 04:42:30 1289612 168
>>1289597
Ну наоптимизировали они агентами считанные проценты в какой-то бесполезной архитектуре, и что? Так же как и с японцами было, когда они сделали "эволюционирующую систему написания кода", которая работала, но что-то лучшее чем открытые аналоги курсора даже близко и не написала.
Аноним 27/07/25 Вск 04:50:07 1289613 169
>>1289597
Думал о такой штуке. На сколько я понимаю это ближе к "универсальной архитектуре" подходящей для любых задач, чем к тому самому моменту, когда нейронки будут улучшать сами себя, который мы ждем. Т.е. ты формируешь задачу, а агент ищет для нее оптимальную архитектуру. Правда я думал об этом в ином ключе, было бы идеально сделать именно универсальную архитектуру, у которой лосс всегда сходится вне заваисимости от датасета и обработки входных данных, без нормализации, токенизации и прочих хаков. Это был бы святой грааль машин лернинга.
Аноним 27/07/25 Вск 06:23:30 1289621 170
Органоидный инт[...].mp4 10261Кб, 720x1280, 00:01:13
720x1280
Аноним 27/07/25 Вск 06:24:53 1289623 171
photo2025-07-26[...].jpg 149Кб, 1280x1116
1280x1116
Learning without training: разбираем новую крайне интересную статью от Google

Смотрите, все мы знаем, что если модели в промпте показать несколько примеров решения похожих задач, то она может легко подхватить паттерн, и качество ответов станет лучше. При этом веса модели, естественно, не меняются.

Это называется in‑context learning (ICL), но вот вам fun fact: никто до сих пор до конца не знает, почему это работает, и как трансформер это делает.

И вот в этой статье авторы предлагают почти революционную гипотезу – что на самом деле веса меняются, просто иначе, чем мы привыкли.

То есть на самом деле внутри блока трансформера происходит нечто похожее на файнтюнинг, только не через градиенты, а за счёт самой механики self‑attention и MLP. Идея сводится к следующему:

1. Контекст порождает локальные изменения активаций, и когда вы добавляете примеры в промпт, self‑attention пересчитывает эмбеддинги токенов так, что после этого они зависят от всего контекста. Разницу между «чистыми» активациями и активациями с учётом примеров можно назвать контекстным сдвигом. Это все известные вещи.

2. А вот дальше зарыта собака: оказывается, MLP превращает этот контекстный сдвиг в ранг‑1 обновление весов. Иначе говоря, если посмотреть на первый линейный слой MLP (матрицу W), то влияние дополнительных примеров эквивалентно тому, что эту самую матрицу дополняют маленькой поправкой ранга1.

Причем эта поправка описывается достаточно простой формулой. То есть если мы берем оригинальные веса и вручную добавляем к ним эту поправку, модель без контекста выдаст то же самое, что и оригинал с контекстом. Но всё это происходит во время инференса, без обратного прохода и без изменения глобальных моделей параметров.

Получается, Google буквально дают ключ к возможному обучению без градиентного спуска. Если такие ранг‑1 апдейты научиться усиливать или контролировать, это может быть началом абсолютно новых архитектур.

Почитать полностью можно тут -> arxiv.org/abs/2507.16003
Аноним 27/07/25 Вск 06:25:13 1289624 172
Аноним 27/07/25 Вск 06:32:55 1289627 173
>>1289609
>>1289604
Блять, всё по Леопольду Ашенбреннеру, прям один в один. Пидорас оказался ебанным пророком, а ведь сколько ебанатов глумились над его эссе...
Аноним 27/07/25 Вск 06:35:36 1289629 174
777877878787877[...].mp4 7292Кб, 832x1160, 00:01:18
832x1160
Аноним 27/07/25 Вск 06:51:16 1289631 175
>>1289621
> осознающий себя ИИ.
Аноним 27/07/25 Вск 06:59:05 1289632 176
rapidsave.comte[...].mp4 38304Кб, 1920x1080, 00:01:24
1920x1080
Аноним 27/07/25 Вск 08:50:07 1289654 177
>>1289623
>Это называется in‑context learning (ICL), но вот вам fun fact: никто до сих пор до конца не знает, почему это работает, и как трансформер это делает.
Что за шизофрения. Промт добавляется к весам модели. Т.е. по факту веса меняются на весь промт.
Аноним 27/07/25 Вск 09:13:15 1289665 178
>>1289623
Это поэтому джайлбрейки работают? Там же даешь какой-то совершенно ебанутый промпт, веса смещаются.
Аноним 27/07/25 Вск 10:27:17 1289690 179
Безымянный.jpg 89Кб, 831x563
831x563
Аноним 27/07/25 Вск 10:29:00 1289692 180
photo2025-07-26[...].jpg 45Кб, 1199x715
1199x715
Ебало имаджинировали?
Аноним 27/07/25 Вск 10:35:48 1289695 181
video2025-07-27[...].mp4 1374Кб, 1280x720, 00:00:05
1280x720
video2025-07-27[...].mp4 479Кб, 1280x720, 00:00:05
1280x720
video2025-07-27[...].mp4 843Кб, 1280x720, 00:00:05
1280x720
Алибаба хвастается грядущим опенсорсным Wan 2.2

Но виду не показывает - когда релиз не сообщает.

Готовим свои RTX PRO 6000 на прожарку.
Аноним 27/07/25 Вск 10:43:35 1289700 182
>>1289692
База же. Альтман только сосёт деньги инвесторов, никто никогда не думал что можно в столь наглую запилить финансовую пирамиду и тебя не посадят в тюрьму. Это максимально контринтуитивная ситуация.
Аноним 27/07/25 Вск 11:47:52 1289779 183
image.png 354Кб, 1206x1100
1206x1100
Аноним 27/07/25 Вск 11:57:50 1289795 184
>>1289779
В поиск встроили и ябут. Там большинство запросов впустую, потому что никто даже текст ЛЛМки не читает, а идут к списку сайтов. Помнится в каком-то году были дебаты еще до ИИ, что поиск жрет энергию и это плохо для экологии. Увидели бы они сейчас, что происходит, каждый поиск сжирает кучу энергии, потому что в него нейронка встроена.
Аноним 27/07/25 Вск 12:22:19 1289806 185
>>1289795
>Там большинство запросов впустую, потому что никто даже текст ЛЛМки не читает, а идут к списку сайтов.
с хуев ты так решил, лол?
Аноним 27/07/25 Вск 12:34:40 1289818 186
>>1289695
нах это нейрослоп нужен если нельзя порно с селебрити пилить?
Аноним 27/07/25 Вск 12:43:10 1289824 187
>>1289806
Большинство ищет не информацию, а контент. Вообще запросы когда инфа нужна это какая-то меньшинство 5% или даже 1%.
Аноним 27/07/25 Вск 12:49:48 1289830 188
Аноним 27/07/25 Вск 12:50:39 1289831 189
Аноним 27/07/25 Вск 13:06:16 1289846 190
антикомар.mp4 2341Кб, 720x960, 00:00:19
720x960
>>1289604
> на 20000 GPU‑часов

в 3-х месяцах 2160 часов (90 * 24), то есть это 10 GPU х 3 месяца
Аноним 27/07/25 Вск 13:11:17 1289853 191
image.png 36Кб, 541x426
541x426
Аноним 27/07/25 Вск 13:22:27 1289862 192
Че когда гпт 5? Че по новостям
Аноним 27/07/25 Вск 13:36:29 1289878 193
>>1289862
Сегодня. Узнаешь об этом ты только увидев ядерный гриб из окна
Аноним 27/07/25 Вск 13:41:44 1289884 194
The introductio[...].mp4 28512Кб, 1920x1080, 00:03:00
1920x1080
Вот держите новое длинное видео про Runway Aleph.

Это не Photoshop moment для video, как пищит твиттор.

Это скорее Flux Kontext moment для video.

Смотрите, что он умеет:

Generate New Camera Angles
Новые ракурсы существующих сцен с помощью простых текстовых подсказок. Хотите обратный план или низкий угол? Доступны бесконечные варианты покрытия сцены. На композе такого не сделаешь.

Generate the Next Shot
Просто попросите – и модель сгенерирует следующий кадр в вашей истории. Досъемка.

Style Transfer to Video
Любое видео под нужную эстетику. Примените стиль к кадрам, просто описав его. Не новая фишка, но хуже не будет.

Change Environments & Time
Можно менять локации, сезоны и время суток. С локациями особенно зрелищно.

Add Things to Scene
Толпу, продукты, реквизит с корректным освещением и перспективой. Особенно приподчеррипикана работа с отражениями.

Remove Things from Scene
Ну за ротоскоперов.

Change Objects in Scene
Текстуры, объекты, персонажи и другие элементы. Промптами. Video Kontext

Apply Motion to Image
Движение из любого видео на новую начальную кадр‑картинку. Встроенный Act 2

Alter Character Appearance
Возраст и внешний облик персонажей с помощью простых команд, без грима, макияжа или затратных VFX.

Recolor Scene Elements
Изменяйте цвет объектов, предоставляя палитру или описывая желаемые оттенки.

Relight Shots
Тут понятно

Green Screen Extraction
Тут надо смотреть на качество, конечно, а так: за рото и ки, не чокаясь

Выглядит, как попытка сделать прям нейро-комбайн для нейрокомпоза.

Ждем, когда зарелизят.
Аноним 27/07/25 Вск 13:52:12 1289898 195
>>1289884
>Flux Kontext moment для video
Если это так, то это не самые позитивные новости.
Аноним 27/07/25 Вск 13:52:19 1289899 196
>>1289818
>>1289831
На 2.1 можно же. Если симсвап/веревка были версией 1.0, то ван это 3.0 - еще большая игрушка дьявола, реальная опасность для причиндал, рук, головы и души.
Аноним 27/07/25 Вск 13:54:27 1289903 197
downloa5d.mp4 1086Кб, 460x816, 00:00:05
460x816
Маск заявил, что ИИ и робототехника создадут мир безграничного изобилия

Производительность может увеличить экономику в 10 раз, ликвидировать нищету и сделать товары и услуги доступными для всех
Аноним 27/07/25 Вск 13:56:13 1289905 198
>>1289903
20 лет хватит? Я, наоборот, боюсь, что из-за повальных увольнений мир окунется в антиутопию.
Аноним 27/07/25 Вск 13:58:06 1289910 199
>>1289899
Хуйня пока, нужно качество бустить, ещё года два ждать нормальный опенсорс перед тем как вкатываться
Аноним 27/07/25 Вск 13:58:51 1289913 200
>>1289795
Наоборот, у гугла поиск последние лет 10 настолько уебищный что ты либо заранее знаешь пачку сайтов где можно что-то искать, либо пробираешься через этот копрослоп с фишинговыми сайтами и переводами переводов.
Теперь на какой-то мелковопрос сразу получаешь ответ, не переходя на всякие говносайты, где еще контент не прогрузился, а тебя уже ебут банерами о покупке говнокнижке, просьбами отключить ублок, принять все куки, помолиться аллаху и т.д.
Нейронки это то, каким должен был быть гугл изначально
Аноним 27/07/25 Вск 14:35:38 1289934 201
>>1289903
А секс и кошкодевочки будут?
Аноним 27/07/25 Вск 14:37:15 1289937 202
Квен все время пишет кривые (нарушен синтаксис yaml) конфиги для кубернетиса

apiVersion: apps/v1
kind: Deployment
meta
name: nginx

вместо

apiVersion: apps/v1
kind: Deployment
metadata:
name: nginx

Я ему замечание сделал в том же чате. Он испавил. А потом снова кривой написал. Откуда он этот глюк высрал? Заебали уже это интеллектом считать.
Аноним 27/07/25 Вск 14:43:59 1289951 203
Google just dis[...].mp4 2492Кб, 1920x1088, 00:00:08
1920x1088
А вы знали, что в Veo-3 можно просто нарисовать на первом кадре визуальные инструкции: всякие стрелочки, подписи, и Veo3 это пережует и поймет. Экономия на промптах. И никакого джайсона.
Аноним 27/07/25 Вск 14:45:01 1289954 204
image.png 45Кб, 1394x204
1394x204
>>1288391
ага но это говно даже операторов и саппортов не может заменить
Аноним 27/07/25 Вск 14:55:52 1289970 205
>>1289954
Я хз нахуя они все бегут впереди паровоза. Ну не готовы еще нейронки заменить работу человека. Они еще сырые. Может лет через 5 смогут.
Аноним 27/07/25 Вск 15:43:51 1290042 206
>>1289970
>Может лет через 5 смогут.
Кек
Аноним 27/07/25 Вск 15:45:51 1290045 207
>>1289937
Нейрокалыч кроме жс и питона ничего не может писать, забей. У него просто нету датасетов для yaml чтобы правильно весы устоялись. Если хочешь чтобы работало - в промте забивай все правила синтаксиса, только тогда оно будет работать чуть лучше и высирать нейрослопы реже.
Аноним 27/07/25 Вск 16:05:10 1290081 208
photo2025-07-27[...].jpg 75Кб, 1280x678
1280x678
photo2025-07-27[...].jpg 126Кб, 1280x888
1280x888
photo2025-07-27[...].jpg 116Кб, 1226x538
1226x538
Еще одна очень громкая статья последних дней – AlphaGo Moment for Model Architecture Discovery

TL;DR: ученые представили первую в мире систему, автономно генерирующую новые рабочие архитектуры ИИ -> проверили ее на на20 000 GPU‑часах -> открыли закон масштабирования, который говорит, что количество обнаруженных архитектур растёт линейно по мере увеличения числа ресурсов.

После выхода AlphaEvolve ученые всё больше и больше говорят о том, что пора нам переходить от NAS к ASI4AI: то есть от классического Neural Architecture Search, ограниченного человеческим фактором, к ИИ, который улучшает ИИ, который улучшает ИИ, который .... Ну вы поняли.

История действительно перспективная (и в том числе эта статья это подтверждает). Ведь способности ИИ по законам масштабирования растут экспоненциально, но в то же время скорость исследований остаётся линейной из‑за ограничений человеческого внимания и времени. Парадокс.

Ну так вот. Сама архитектура ASI‑ARCH из статьи состоит из трех модулей: Researcher, Engineer и Analyzer. Один генерирует гипотезы и "ТЗ", другой пишет код и собирает метрики, третий анализирует результаты.

Долго останавливаться на архитектуре не будем, тут самое интересное – результат. Было проведено 1 773 эксперимента на20 000 GPU‑часах, врезультате обнаружено 106 новых SOTA архитектур (это линейная зависимость). Под SOTA тут, кстати, подразумеваются именно линейные модели (НЕ трансформер), которые демонстрируют лучшие метрики в своем классе.

При этом в итоговых архитектурах действительно присутствуют какие-то непривычные конструкции. Отсюда и название – исследователи проводят прямую аналогию с ходом 37 AlphaGo в матче с Ли Седолем и говорят, что это яркий показатель способности системы находить прорывные идеи, а не просто подражать.

arxiv.org/pdf/2507.18074
Аноним 27/07/25 Вск 16:13:22 1290091 209
Аноним 27/07/25 Вск 16:13:27 1290092 210
>>1290081
Это лето или всё ещё зима? Плато или сингулярность? Летняя сингулярность или зимнее плато?
Аноним 27/07/25 Вск 16:19:47 1290095 211
image.png 575Кб, 604x577
604x577
Аноним 27/07/25 Вск 16:40:21 1290105 212
Аноним 27/07/25 Вск 16:42:41 1290109 213
>>1290105
Замерзшая сингулярность
Аноним 27/07/25 Вск 16:52:22 1290125 214
Аноним 27/07/25 Вск 16:56:05 1290132 215
котБоец.mp4 1265Кб, 720x1280, 00:00:09
720x1280
>>1290081
>>1290125
Не забывайте, что сейчас каждый ресечер выпустивший громкую ии статью сразу получает прибавку к зп, иногда даже 100 000 000$
Аноним 27/07/25 Вск 17:23:44 1290177 216
>>1289970
А кабану то что? Во-первых всякие хуесосы в куртке каждодневно промывают его что ai уже here now.
Во-вторых даже если не готов, что ему мешает прощупывать почву заранее, тем более вдруг схавают и получится сэкономить пару копеек. Просто более умные кабаны сначала заставляют работника научить ии его работе, а потом увольняют, а затупки сначала рубят, а потом после обсера берут нового на x2
Аноним 27/07/25 Вск 17:26:30 1290180 217
>>1290045
Все так, я недавно ради интереса решил посмотреть чем r отличается от питухона, так там видимо настолько мало кода в обучающей выборке было что и гопота, и грок практически одинаково обсирались, и порой вообще на любые запросы выдавали одинаковые(неправильные) куски кода.
Аноним 27/07/25 Вск 19:33:13 1290254 218
Как вообще понять, что творится в мире? Одни говорят, что ИИ скоро заменят программистов, другие говорят, что ничего подобного. Как плохо жить при капитализме с его рынком, с его громкими заголовками.
Аноним 27/07/25 Вск 19:40:44 1290261 219
>>1290254
Видишь громкий заголовок и высеры всяких маркетологов в твиторе - значит пиздят.

Так-то нейросетки даже капчу не могут решать, несмотря на визги нейродебилов итт
Аноним 27/07/25 Вск 20:03:30 1290269 220
>>1290254
Чето среднее происходит короче
Аноним 27/07/25 Вск 20:15:12 1290280 221
>>1290261
Так дело в том, что про сингулярность говорят разные ученые. А я боюсь остаться без работы. Хоть я и сейчас не трудоустроен, но так был шанс изучить какой-то веб и вкатиться, а потом будет выбор только полы мыть.
Аноним 27/07/25 Вск 21:51:17 1290329 222
>>1289951
Нет атмосферы
@
Давайте сделаем полярное сияние
Аноним 27/07/25 Вск 22:10:47 1290336 223
>>1290280
Сначала вкатывайся, потом бойся
Аноним 27/07/25 Вск 22:58:46 1290367 224
>>1290254
Почитать самих программистов, их уже заменяют. Мидл-сеньор сегмент держится пока, потому что там много пиздят на совещаниях и код бывает немного сложнее того, что нейронки охватить могут, но это тоже ненадолго. Фриланс программирование уже все на нейронках, его не стало.
Аноним 27/07/25 Вск 23:24:42 1290398 225
Аноним 27/07/25 Вск 23:35:06 1290405 226
>>1290254
Так едь в северную корею
Аноним 27/07/25 Вск 23:50:02 1290414 227
>>1290405
Я подразумевал идеалистическое государство, где бы все работало на благо народа, а не корпораций. В капиталистическом мире мы еще можем угодить в антиутопию.
Аноним 28/07/25 Пнд 00:20:04 1290426 228
>>1290414
Северная корея идеалистическое государство с планчиком, без антиутопий и всё работает на благо народа, пока в капиталистическом, рыночном аду какие-то корпорации строят фашистские дата-центры и конкурируют пытаясь высрать более менее работающую технологию
Аноним 28/07/25 Пнд 01:07:51 1290469 229
>>1290426
>идеалистическое государство
идеологическое, а не идеалистическое
>>1289903
>Производительность может увеличить экономику в 10 раз, ликвидировать нищету и сделать товары и услуги доступными для всех
но не сказал сколько в мире должно остаться этих "всех"
Аноним 28/07/25 Пнд 01:48:39 1290493 230
>>1290426
>>1290469
Тупые срынкодебилы сами с собой борятся, лол
Аноним 28/07/25 Пнд 02:04:21 1290496 231
>>1290493
>срынкодебилы
Чемодан вокзал северокорейский рай
Аноним 28/07/25 Пнд 02:04:43 1290497 232
Когда gpt-6? Я задолбался уже на этом плато находиться
Аноним 28/07/25 Пнд 02:07:53 1290498 233
>>1290497
Через полгода-7 месяцев. На основе той сетки, которая имо победила.
Аноним 28/07/25 Пнд 02:30:55 1290500 234
Аноним 28/07/25 Пнд 02:53:25 1290504 235
>>1290496
Поплачь ещё что твоего барина критикуют
Аноним 28/07/25 Пнд 05:00:04 1290515 236
>>1288975
То наверное тайваньцы, причем техно-гики, выросшие в центре индустрии производства Интел, АМД, НВидия, рядышком с заводом, и может и начинали там пахать на этих американских заводах студентами. Соответтсвенно у них есть понимание цикла производства, даже если программист, то ценится больше тот программист, который делал программы для производственных современных линий (производство микросхем и т.д.), и делал там же на заводе и отладку своих программ.
Аноним 28/07/25 Пнд 05:17:57 1290517 237
>>1290515
То материковый Китай: Шанхай, Пекин - вот это все. Но не хуи с горы, а с детства дроченные родителями на учебу, ими же оплаченные переезд, проживание, миты и стенфорды - ты только учись, корзина. Железячники очень далеки от прикладного софта и ИИ.
Аноним 28/07/25 Пнд 05:19:12 1290518 238
USAID.png 61Кб, 1161x206
1161x206
>>1290515
>производства
...Там, в Тайване, походу студенты идут на работу на американский завод, сразу расчитывая что это путь выбраться в США, плюс поддержка по линии USAID тоже влияет.
Аноним 28/07/25 Пнд 05:23:58 1290520 239
>>1290517
>Железячники очень
Смотря какие, если они на производстве тех же видеокарт Нвидия, то это плюс к их рейтингу чем у чисто офисных программистов.

Вообще для науки нужна производственная база - завод, и при нём институт, с лабораториями и конструкторскими отделами. А в КНР как раз заводов завались.
Аноним 28/07/25 Пнд 05:33:44 1290522 240
>>1290520
Какому рейтингу?
У тех и других огромные объемы почти никак не пересекающихся информации и опыта, на освоение которых уходят года. Астрономы к химикам и то ближе.
Аноним 28/07/25 Пнд 05:34:14 1290523 241
>>1290414
>на благо народа, а не корпораций.
Корпорации капиталистов и приносят блага народу в виде крутых октрытий.

Вот для примера ДВС делали 200 лет поодиночке. Лампу накаливания делали 60 лет тоже одиночки. Допустим сегоднящнаяя задача сделать лампу накаливания - это изобрести реактор холодного синтеза и чтобы без радиактивности. если делать эту задачу одиночками, может уйти наэто 2000 лет, если делать небольшими группами, может уйти 200 лет, как и на лампу накаливания, если делать это корпрорацией или даже коллаборацией из нескольких корпораций, то может на это уйти 20 лет времени.
Аноним 28/07/25 Пнд 05:38:50 1290524 242
>>1290081
Вот как комментирует новость нейронка перплексити: Если коротко: система, которая генерирует сотни новых SOTA-архитектур на базе только линейных моделей, вряд ли ускорит прогресс до AGI или ASI. Линейные модели просты и удобны, но они фундаментально ограничены — не могут выразить сложные, глубокие, нелинейные паттерны, которые как раз и нужны для общего интеллекта или супер-интеллекта.

Текущие прорывы в AI связаны с нейросетями именно из-за их нелинейной природы, а линейные модели — это скорее база и инструмент для простых и понятных задач. Так что для AGI\ASI нужны более сложные архитектуры, а подобная система будет мега-полезна для applied ML, но не радикально приблизит появление AGI.

Прикольная идея для автоматизации applied ML!
Аноним 28/07/25 Пнд 05:39:38 1290525 243
>>1290523
>холодного
...Было бы логично чтобы реактор холодного синтеза был первым крупным изобретением нейронок.

Чтобы корпорации построили свои мощные дата-центры для ИИ, потом объединили свои ИИ в одну команду и изобрели реактор холодного синтеза, или что-то подобное.
Аноним 28/07/25 Пнд 06:12:55 1290528 244
>>1290524
короче кумить нельзя хуйня без задач
Аноним 28/07/25 Пнд 09:48:57 1290580 245
>>1290523
> в виде крутых октрытий.
Нет ни одного открытия сделанного корпоблядями и вкинутыми в открытый доступ.
Ты пиздишь + ты куколд.
Аноним 28/07/25 Пнд 10:39:03 1290621 246
>>1290523
Корпы для зарабатывания денег существуют. Если они хоть малейшую выгоду видят, они ничего не отдают никому. Часто доходя до бессмыслицы, как например непубликация исходных кодов программ, которым по 20 лет, и которыми никто уже давно не пользуется. Открытия, которые угрожают их прибыли, они тоже скрывают, пока на них другие организации своими усилиями не выйдут, тогда внезапно оказывается все всё знали уже годами. Еще существует даже целая практика превентивной скупки патентов корпорациями, чтобы конкуренты не могли разрабатывать свое аналогичное открытие, иначе их засудят.
Аноним 28/07/25 Пнд 12:06:44 1290714 247
>>1290523
>ДВС делали 200 лет поодиночке
никто ничего не делает поодиночке, все опираются на труды предшественников и современников и корпорации никак не ускоряют открытия. открытия точно так же делаются как ты выразился "одиночками" , просто корпорация стремится таких "одиночек" как можно больше включить в себя, для присвоения их трудов.
и эти рассуждения о сроках открытий некорректны. это классическое "одна женщина родит ребенка за 9 месяцев, а девять женщин за один месяц".
Аноним 28/07/25 Пнд 12:12:09 1290718 248
IMG5650.MP4 6322Кб, 848x848, 00:00:30
848x848
В Китае прошел первый бой человек VS робот на ринге
Аноним 28/07/25 Пнд 12:13:57 1290719 249
>>1290718
Живую сталь уже сейчас можно устроить по идее. Автономных придется подождать.
Аноним 28/07/25 Пнд 12:15:20 1290721 250
>>1290500
Интересно, но хуле не взлетело? В чем сука проблемы
Аноним 28/07/25 Пнд 13:01:18 1290734 251
>>1290719
Да, интересно насколько будет востребован такой спорт
Аноним 28/07/25 Пнд 13:03:55 1290735 252
photo2025-07-28[...].jpg 156Кб, 1082x1280
1082x1280
photo2025-07-28[...].jpg 62Кб, 1280x782
1280x782
photo2025-07-28[...].jpg 140Кб, 1248x1280
1248x1280
Сегодня интернет обнаружил, что термин «галлюцинации» тоже придумал Андрей Карпаты. Почти все знают, что именно он ввел в эксплуатацию «вайб-кодинг», но это то было относительно недавно, – а вот корни «галлюцинаций» уходят еще в 2015 год.

Оказывается, тогда термин был впервые использован в известной статье Карпатова “Unreasonable Effectiveness of RNNs” (http://karpathy.github.io/2015/05/21/rnn-effectiveness/ ), и с тех пор разлетелся по комьюнити, ну а дальше – в глобал.

Сам Андрей, кстати, пишет, что он «нагаллюцинировал это понятие»
Аноним 28/07/25 Пнд 13:06:07 1290737 253
Really impressi[...].mp4 926Кб, 1280x720, 00:00:05
1280x720
Runway Aleph в качестве видео-переодеватора. Впечатляет.
Аноним 28/07/25 Пнд 13:44:15 1290771 254
Я испытываю экзистенциальный кризис из-за ИИ. Он отнимает у человека смысл творчества и познания. Впервые в жизни не рад новым технологиям, хотя раньше думал, что прогресс всегда во благо.
Аноним 28/07/25 Пнд 13:50:42 1290775 255
>>1290771
Просто ты чмоня тупорылая которая думает будто смысл творчества и познания это продавать свой калыч другим.
Аноним 28/07/25 Пнд 14:42:22 1290840 256
>>1290771
Нагенерил несколько тысяч картинок через нейросети и понял, что это нихуя не творчество. Это скорее конструктор как у детей с небольшими вариациями, из готовых блоков собирать картинку. Что-то новое и уникальное ты нейросеткой не сможешь создать, для этого надо хоть как-то от руки уметь делать. А вот штамповать однообразное говно пачками оно всегда пожалуйста.
Аноним 28/07/25 Пнд 14:43:20 1290842 257
>>1290771
Наоборот, начнётся новая творческая эпоха, люди будут делиться друг с другом полностью сгенерированными авторскими мирами. Эх, если бы не санкции, я бы сейчас прикупил акции компаний, строящих метавселенные со встроенным ии.
Аноним 28/07/25 Пнд 15:09:39 1290876 258
>>1290775
>>1290840
>>1290842
Говно 2 - Творчество 1.
Тоже склоняюсь к тому, что сеть заполнит океан кала.
Так что 3-1.
Аноним 28/07/25 Пнд 15:11:46 1290878 259
>>1290718
Если бы робот был в пять раз больше, он бы ему пизды навешал с легкостью.
Ну это не считая того, что при попытке удара в челюсть, рука бы сказала до свидания.
Аноним 28/07/25 Пнд 15:13:32 1290880 260
>>1290580
Пояса безопасности от Вольво?
Аноним 28/07/25 Пнд 15:14:04 1290882 261
photo2025-07-28[...].jpg 108Кб, 1280x810
1280x810
Qwen снова радуют релизом. Но на этот раз это не модель, а новый RL-алгоритм для обучения LLM

Метод называется Group Sequence Policy Optimization (GSPO), и именно он лег в основу последних громких моделей компании: Qwen3 Instruct, Coder и Thinking. Статья вышла пару дней назад, но о ней уже говорят все. А значит пора разобраться.

Сегодня один из самых популярных RL-алгоритмов для LLM – это GRPO (by DeepSeek). GRPO работает здорово и довольно стабильно, но на уровне токенов.

То есть в GRPO мы считаем награду для всей последовательности -> считаем важность каждого токена и применяем клиппинг также для каждого токена отдельно -> обновляем политику "на уровне токенов".

А в GSPO все то же самое происходит сразу для всей последовательности: считаем награду -> рассчитываем единый importance weight для всей последовательности и применяем клиппинг для всего ответа целиком с нормализацией по длине -> обновляем политику.

В чем преимущество такого подхода?

1. Не нужно устраивать танцы с бубном, когда работаешь с MoE. У GRPO из-за архитектурных особенностей MoE идет со скрипом, а тут все заводится из коробки.
2. Градиенты получаются менее шумными, потому что снижается дисперсия. Следовательно –еще более стабильное обучение. Следовательно – лучшие метрики при тех же ресурсах.
3. Инженерно реализуется гораздо проще.

Короче, выглядит очень привлекательно и, вероятно, станет следующим словом в RL для LLM (особенно в опенсорсе). Статью полностью читаем тут: https://huggingface.co/papers/2507.18071
Аноним 28/07/25 Пнд 15:24:22 1290889 262
>>1290876
Это естественно. Только вот творчество и познание это прежде всего потребность разума, а не наполнение своим калычем интернеты. Впрочем, школьницы могут считать иначе, штош, придётся создавать вайб лучше чем у нейронок чтобы конкурировать.
Аноним 28/07/25 Пнд 15:31:46 1290900 263
>>1290517
> Железячники очень далеки от прикладного софта и ИИ.
>>1290522
> Астрономы к химикам и то ближе.
То есть если я учусь на какой-нибудь микроэлектронике то я далёк от ии?
Аноним 28/07/25 Пнд 15:34:39 1290910 264
Аноним 28/07/25 Пнд 15:36:43 1290914 265
Аноним 28/07/25 Пнд 15:51:50 1290940 266
>>1288534
они умеют делать змейку, написанную тысячи раз.
так что просто не делай дженерик говно.

Даже если ИИ будет уметь делать всё, что умеешь ты, у промптера идей нет свежих. А у тебя будет.
Аноним 28/07/25 Пнд 15:53:50 1290945 267
>>1288986
потому что из эсашай вывозить нечего ценного, а из Китая есть чо
Аноним 28/07/25 Пнд 15:55:14 1290947 268
>>1290945
Поэтому Китай окольными путями завозит американские видеокарты?
Аноним 28/07/25 Пнд 16:24:08 1290990 269
>>1290737
Это оперсоурс или копропараша?
Аноним 28/07/25 Пнд 16:25:31 1290992 270
>>1290914
В застенках конкурирующих корпораций, в университетах и лабораториях, которым клятые корпорации выделяют гранты
Аноним 28/07/25 Пнд 16:26:25 1290995 271
ии которое мы з[...].mp4 3432Кб, 576x1024, 00:00:16
576x1024
>>1290945
>потому что из эсашай вывозить нечего ценного

очень грубое и неверное заблуждение - на грани коупа
Аноним 28/07/25 Пнд 16:26:51 1290996 272
>>1290945
СШа экспортёр сои (буквально). Хайтек давно уж не про США.
Аноним 28/07/25 Пнд 16:27:36 1290997 273
>>1290947
>куртка лично ездит на поклон, чтобы впарить товара побольше
>окольными путями
)))
Аноним 28/07/25 Пнд 16:28:25 1291000 274
>>1290945
поэтому асашай дает фору китайцам? ты жертва телевизора
Аноним 28/07/25 Пнд 16:31:43 1291010 275
Аноним 28/07/25 Пнд 16:33:51 1291015 276
Петуча в /po пидорните уже
Аноним 28/07/25 Пнд 16:36:12 1291025 277
Аноним 28/07/25 Пнд 16:37:26 1291026 278
>>1291025
о политике бесполезно спорить, все-равно все останутся при своем мнении
Аноним 28/07/25 Пнд 16:38:36 1291034 279
>>1291026
А где тут политика? Сухие факты.
Аноним 28/07/25 Пнд 16:38:59 1291036 280
Аноним 28/07/25 Пнд 16:39:42 1291040 281
>>1291025
только почему-то все ломятся не в свободный Китай, в загнивающую Америку
Аноним 28/07/25 Пнд 16:42:02 1291050 282
>>1291040
Кто эти самые "все"? Если говорить про учёных и инженеров, то всё не так, как ты пишешь. Если про копрорации, то ты тоже мимо.
Аноним 28/07/25 Пнд 16:50:42 1291066 283
попугДжексон.mp4 1675Кб, 720x1280, 00:00:20
720x1280
>>1291050
лол, иммиграция в США наблюдается рекордная, за последние 25 лет (время правления Путина) в штаты иммигрировали более 80 млн человек (это только легально). На минуточку, это больше половины населения России.
Аноним 28/07/25 Пнд 16:52:32 1291070 284
>>1291066
> иммиграция в США
От того, что приехало 80 млн диких чурок разных цветов кожи, инженерных компетенций не прибавится. А с этим у них давно уже огромные проблемы, и они будут только усугубляться.
Аноним 28/07/25 Пнд 16:57:08 1291084 285
ssstwitter.com1[...].mp4 1449Кб, 1440x1424, 00:00:05
1440x1424
ssstwitter.com1[...].mp4 1595Кб, 1168x1760, 00:00:05
1168x1760
ssstwitter.com1[...].mp4 29282Кб, 1920x1080, 00:01:56
1920x1080
ssstwitter.com1[...].mp4 12520Кб, 1280x720, 00:01:20
1280x720
Опенсорсный Wan 2.2 таки дропнули. Ну и спасибо разрабам, нативная поддержка новых моделей в ComfyUI

Версии, которые уже доступны:

Wan2.2-TI2V-5B: FP16 (Текст в видео 5 миллиардов параметров)

Wan2.2-I2V-14B: FP16/FP8 (Картинка в видео 14 миллиардов параметров)

Wan2.2-T2V-14B: FP16/FP8 (Текст в видео 14 миллиардов параметров)

Для больших моделей в максимальном качестве понадобится 49 гигов Vram. Так что расчехляйте свои RTX PRO 6000, либо ждите пожатые версии на неделе. Либо можете навернуть мелкую 5b модель, она требует всего 8 гигов


Wan 2.2 - это продолжение уже многим знакомого опенсоурсного Wan2.1, который стал моментом SD1.5, только в видео формате для опенсоурс коммьюнити.

https://blog.comfy.org/p/wan22-day-0-support-in-comfyui

https://huggingface.co/Comfy-Org/Wan_2.2_ComfyUI_Repackaged/tree/main/split_files/diffusion_models
Аноним 28/07/25 Пнд 16:58:51 1291088 286
>>1290718
Робот весит 25 кило, это проще чем ребенка отпиздить, рановато еще-лет пять подождем
Аноним 28/07/25 Пнд 17:02:27 1291095 287
>>1291070
тебе самому не надоело коупить?
Аноним 28/07/25 Пнд 17:02:38 1291096 288
>>1291084
>49гб
Тайваньская куртка уебок, я даже если 5090 куплю это будут нищенские 32гб, со своей 4090 чувствую себя тупо на дне локальных ии
Аноним 28/07/25 Пнд 17:03:55 1291098 289
>>1291096
Он дал вам видюху на 96 гигов за 8к зелени, а вы всё равно недовольны
Аноним 28/07/25 Пнд 17:06:19 1291102 290
>>1291098
За 8к я лучше куплю мак студио с 256врам, а если еще 1.5к докинуть - 512
Аноним 28/07/25 Пнд 17:07:35 1291106 291
>>1291102
Ну значит не шаришь. Там память очень медленная, в отличии от RTX PRO 6000
Аноним 28/07/25 Пнд 17:08:45 1291109 292
>>1291106
Там не только память медленная, там ещё и чип дохлый. Только даун будет брать её вместо карты куртки
Аноним 28/07/25 Пнд 17:09:20 1291111 293
>>1291106
почему амд ничего подобного не выпускает? они раньше плечо к плечу шли с нвидиа, а сейчас что-то обосрюнькались
Аноним 28/07/25 Пнд 17:12:03 1291119 294
>>1291111
Поздно спохватились, бывает
Аноним 28/07/25 Пнд 17:12:46 1291124 295
>>1291106
В 2-3 раза медленее всего, так же и с производительностью, это все равно вполне нормальные 5-10т/с на гигамолелях типа дипсика 671b
С курткой ты можешь разве что писю пососать из-за оффлоада в рам, где у тебя производительность дропнется от 10 до 50 раз, или заплатить в 3-5 раз больше и охуеть от энергопотребления и шума
Аноним 28/07/25 Пнд 17:17:55 1291134 296
>>1291124
Нахуй мне локально дипхуй гонять? Мне бесплатные топовые проприетарные модели полностью закрывают потребности в LLM. А вот с видеомоделями всё иначе, у проприетарных и цена кусается, и цензура ебёт, тут строго нужен опенсорс. и вот для фото и видеомоделей нет ничего лучше, чем карты куртки
Аноним 28/07/25 Пнд 17:19:23 1291138 297
>>1291124
двачую, на макстудио люди запускали модельки с 235В параметров, на одной нвидеа RTX 5080 super 24Гб тоже запускали, но с файлом подкачки - это оказалось существенно медленнее
Аноним 28/07/25 Пнд 17:20:14 1291142 298
>>1290995
Грубое, но в сравнении с китаем и по теме ИИ это так.
Объебосы на спидах лепят гениальные идеи. А делают эти идеи наполовину азиаты даже в США.

>>1291000
У меня телевизора нет, а на ютубе я смотрю только тематику и научпоп. Так что технически не могу быть жертвой попагандонства.
Аноним 28/07/25 Пнд 17:21:45 1291146 299
>>1291066
>80 млн человек
посудомоек?
Ну серьёзно, крутых инженеров единицы. И они свои решения о переезде принимают совсем по другим причинам. И по более комплексным
Аноним 28/07/25 Пнд 17:27:24 1291155 300
>>1291134
У тебя какая то куртка головного мозга, локальный ии в 99% случаев буксует из-за мизерного количества видеопамяти на топовых потребительских видюхах тайваньского хуесоса, даже там где нужна голая производительность мак студио пососет всего в 2-3 раза относительно не потребительского гавна от куртки за миллионы денег и киловаты тпд

Если ты какой-то залетный мажорчик или кабан с безлимитом денег то конечно видеокарты от главпидораса в кожанке выгоднее
Аноним 28/07/25 Пнд 17:30:34 1291159 301
>>1291146
асашай первая страна в мире по количеству иммигрантов ученых, какие посудомойки? ты о чем?
Аноним 28/07/25 Пнд 17:33:56 1291164 302
нинзяКот.mp4 1241Кб, 720x1280, 00:00:08
720x1280
Что там по слухам когда GPT-5? Если модельки zenith и summit опениаевские, то очень даже не плохо
Аноним 28/07/25 Пнд 17:35:46 1291167 303
>>1290995
Погодите, они посадили китайца считать бутылки, которые достают китайцы из холодильника?
Это же шутка такая, да?
Аноним 28/07/25 Пнд 17:40:22 1291177 304
>>1291167
Нет, это типа магазин без касс, где ты берешь продукты и у тебя списывают с аккаунта. Это не прикол, справедливо заметить что Amazon Go тоже ловили на этом. Но я думаю это обучающий датасет для VM модельки
Аноним 28/07/25 Пнд 17:41:31 1291181 305
m2-res640p.mp4 1242Кб, 350x640, 00:00:15
350x640
Многие не выкупают что генерация
Аноним 28/07/25 Пнд 17:43:17 1291183 306
>>1291181
Так это настоящее видео
Аноним 28/07/25 Пнд 17:43:29 1291184 307
>>1291181
оч похоже, но если приглядеться то видны артефакты генерации. Нужно признать, что с каждым днем отличать реальность от генерации становится все сложнее
Аноним 28/07/25 Пнд 17:43:54 1291187 308
>>1291181
Многие в твоей семьи? Так у вас наследственный даунизм.
Аноним 28/07/25 Пнд 17:44:49 1291189 309
>>1291155
Ты хуйню какую-то несёшь. Ещё раз, речь об опенсурсных фото и видеомоделях. Назови для них железо лучше, чем RTX PRO 6000, у которой 96 гигов хватает под лучшие опенсорсные фото и видеомодели на рынке
Аноним 28/07/25 Пнд 17:45:56 1291197 310
>>1291183
видео конечно настоящее, это не галлюцинация, но сгенерировано ии
Аноним 28/07/25 Пнд 17:47:29 1291200 311
>>1291197
Где пруфы, что это ИИ? Выглядит очень правдоподобно.
Аноним 28/07/25 Пнд 17:49:30 1291204 312
>>1291200
автомобильное стекло так не бьется, на 13-14 секунде слева падает стекло так, как-будто сверху не закреплено
Аноним 28/07/25 Пнд 17:50:09 1291207 313
>>1291200
физика стекла реализована неправдоподобно
Аноним 28/07/25 Пнд 17:53:07 1291215 314
>>1291204
>>1291207

Так скоро уже нельзя будет отличить ИИ от правды. И где они взяли такую выборку поведения птиц.
Аноним 28/07/25 Пнд 18:01:32 1291230 315
image.png 198Кб, 350x640
350x640
image.png 294Кб, 350x640
350x640
>>1291200
цвет кончика клюва вначале и в конце
Аноним 28/07/25 Пнд 18:09:41 1291242 316
>>1291177
Даже я, который программированием занимается раз в два, мог бы автоматизировать это так, что человек вообще бы не понадобился. Но видимо китайцы дешевле.
Аноним 28/07/25 Пнд 18:15:29 1291247 317
>>1291095
Нет, ведь я не коуплю.
Аноним 28/07/25 Пнд 18:34:52 1291275 318
>>1291189
Mac studio c m3 ultra, потому что все то же позволяет делать плюс фючер пруф

Через пол года зарелизят модель на >96гб и побежишь еще 10к куртке отстегивать
Аноним 28/07/25 Пнд 18:36:51 1291277 319
>>1291200
Пчел, ты как маленький, там очевидная склейка, вначале настоящее видео.
Скоро хуево будет таким невнимательным в эпоху ии-наебалова
Аноним 28/07/25 Пнд 18:41:13 1291279 320
>>1291275
>Mac studio c m3 ultra

Слабый чип, заебёшься ждать генерации
Аноним 28/07/25 Пнд 18:49:28 1291285 321
>>1291242
Маняфантазии. Чтобы обеспечить любые углы и любые повороты этой хуйни придётся полгода ебашить, автоматизировть ты сможешь только свой хуй.

Вангую именно это на видосе и происходит - разметка данных для нейрокалыча. Полгода так пособирают данные и смогут выпустить нормальный софт.
Аноним 28/07/25 Пнд 18:53:15 1291289 322
>>1291159
Чел.
Ещё раз.
Мигрируют толпами нищуки в основном. За американской мечтой.
А вот инженеров и учёных скупают.

Именно против этого и выставил запрет на выезд Китай.

>>1291181
Красиво. Но стекло калёное точно так не бьётся. И уж точно сквозь себя не складируется на торпеде.
Аноним 28/07/25 Пнд 18:57:02 1291295 323
photo2025-07-28[...].jpg 120Кб, 1280x1019
1280x1019
photo2025-07-28[...].jpg 111Кб, 1280x879
1280x879
GLM 4.5 — китайский опенсорс продолжает доминировать

Очередная очень сильная открытая MoE модель от китайцев, с очень хорошими результатами на бенчах. Гибридний ризонер, с упором на тулюз. Доступна по MIT лицензии, 128к контекста, нативный function calling, из коробки работают стриминг и batching, есть FP8‑инференс и совместимость с vLLM/SGLang.

Как и Kimi K2 модельку тренировали с Muon, но в отличие от Kimi авторы использовали QK норму вместо клиппинга — Kimi такой трюк не позволило провернуть использование MLA, из-за чего им пришлось придумывать свою версию оптимайзера. Для спекулятивного декодинга получше модельку тренировали с MTP. Она заметно глубже чем другие открытые китайские MoE — это повышает перформанс, за счёт роста размера KV-кэша. Вместе с этим они используют заметно больше attention heads. Это хоть и не помогает лоссу, но заметно улучшает ризонинг бенчмарки.

Модель идёт в двух размерах — 355B (32B active) и 106B (12B active). Претрейн был на 22 триллионах токенов — 15 триллионов токенов обычных данных, а после них 7 триллионов кода с ризонингом. На мидтрейне в модель запихнули по 500 миллиардов токенов кода и ризонинг данных с контекстом расширенным до 32к, а после этого 100 миллиардов long context и агентных данных при контексте уже в 128к.

Посттрейн двухэтапный — сначала из базовой модели через cold‑start+RL тренируют три эксперта (reasoning модель, agentic модель, и для общих тасков) и сводят их знания в одну модель через self‑distillation. Затем идёт объединённое обучение: общий SFT → Reasoning RL → Agentic RL → General RL.

Для ризонинга применяют одноступенчатый RL на полном 64K‑контексте с curriculum по сложности, динамическими температурами и адаптивным клиппингом. Агентные навыки тренируют на верифицируемых треках — поиск информации и программирование с обратной связью по исполнению. Полученные улучшения помогают и deep search и общему tool‑use. Кстати, их посттрейн фреймворк открытый и лежит на гитхабе.

Веса https://huggingface.co/collections/zai-org/glm-45-687c621d34bda8c9e4bf503b
Демо https://chat.z.ai/
Блогпост https://z.ai/blog/glm-4.5
Посттрейн фреймворк https://github.com/THUDM/slime
Аноним 28/07/25 Пнд 18:58:46 1291299 324
Аноним 28/07/25 Пнд 19:01:01 1291300 325
>>1291285
Ты дурачок какой-то.
Что ты там собираешься поворачивать куда, болезный.
Нужна только одна камера, мимо которой будут проносить продукты. Они все разного цвета блять. Просто не помещай одинаковый цвет рядом.
Вы что тупые что ли нахуй.
Аноним 28/07/25 Пнд 19:21:30 1291338 326
>>1290721
Текст для SLM нужно преобразовать в спайковый формат (например, слова как частота спайков или временные паттерны). Это требует сложной предобработки, и пока нет стандартов для кодирования языковых данных в SNN.Трансформеры используют механизм внимания для хранения длинных контекстов (до 128 000 токенов в GPT-4). SNN на Loihi полагаются на рекуррентные связи, которые менее эффективны для длинных последовательностей.Обучение трансформеров на GPU занимает недели на кластерах с тысячами GPU. SNN на Loihi обучаются медленнее из-за локальной природы STDP и ограничений по масштабу.
Дата-центр с 10 000 чипов Loihi 2 (~10 млрд нейронов, ~1,2 трлн синапсов) теоретически может моделировать сеть масштаба небольшой LLM (например, BERT, ~340 млн параметров). Но GPT-4 (1,76 трлн параметров) требует гораздо большего масштаба или принципиально новых архитектур SNN.
Для сравнения: человеческий мозг (~86 млрд нейронов, ~100 трлн синапсов) обрабатывает язык на ~20 Вт. SNN на Loihi пока не достигают такой эффективности в языковых задача. рансформеры используют внимание (self-attention), которое позволяет модели эффективно связывать слова в длинных текстах, вычисляя их взаимосвязи. Это требует больших матричных вычислений, которые GPU обрабатывают быстро и точно.
SNN на Loihi: Нет аналога внимания. Рекуррентные связи в SNN могут моделировать контекст, но менее эффективно. В CoLaNET, например, сеть классифицирует данные (MNIST), но не обрабатывает длинные последовательности, как язык.
Обучение: Backpropagation в трансформерах оптимизирует миллиарды параметров на огромных датасетах. STDP в SNN работает локально и требует больше итераций, что замедляет обучение для языковых задач.
Аноним 28/07/25 Пнд 19:22:30 1291340 327
>>1291300
Бро, так мыслит инженер. Он прикидывает ключевые сходства и различия.

Например то, что даже при едином цвете силуэт бутылки не будет таким же как силуэт брикетика мороженки ни при каких условиях.

А нейродебилы нарабатывают миллионы картинок и разметок.
Жутко дегродская и брутфорсная область по большей части. Крутые инженеры в ней есть, но они не спешат заменить себя ИИшкой
Аноним 28/07/25 Пнд 19:31:50 1291352 328
>>1290900
Да. Что по ИИ у вас было?
Аноним 28/07/25 Пнд 19:35:07 1291354 329
image.png 2002Кб, 1200x941
1200x941
>>1291289
>Мигрируют толпами нищуки в основном. За американской мечтой.
А вот инженеров и учёных скупают.

во-первых, асашай одна из первых в мире по иммигрантам миллионерам.
во-вторых, зпшка 100 000 000$ - это и есть американская мечта. А вот восхваляемая тобой подзалупная вместо того чтобы скупать спецов по 100 млн$ просто перекрыла выезд как крысы, и теперь китайский кобанчик эти деньги может забрать себе и не платить талантливому инженеру. Профит
Аноним 28/07/25 Пнд 19:39:46 1291359 330
>>1291040
>все ломятся не в свободный Китай, в загнивающую Америку
Т.е сша выгодно существование китая
Аноним 28/07/25 Пнд 19:45:23 1291362 331
>>1291295
что мне понравилось - они сравнивают свою модельку с топчиками (o3, gemini 2.5 pro ,opus 4 и grok 4). если они действительно набирают такие баллы на бенчах, то очень полодцы. Похоже новый серьезный игрок
Аноним 28/07/25 Пнд 19:47:09 1291366 332
>>1291359
ну в целом да, от туда можно переманивать мозги
Аноним 28/07/25 Пнд 19:48:26 1291368 333
>>1291300
Представляю твоё ебало когда пользователи будут надевать куртки цветом как товар подешевле, а брать дороже.
Аноним 28/07/25 Пнд 19:54:51 1291391 334
котик1.jpg 99Кб, 1170x1174
1170x1174
>>1291295
потестил на своем любимом чертеж бенчике, дал 10 попыток. В итоге ни одного правильного ответа. хуита
Аноним 28/07/25 Пнд 19:57:22 1291398 335
>>1291352
Я не учился на микроэлектронике. А что в российских вузах бывает что-то по ии?
Аноним 28/07/25 Пнд 20:10:37 1291420 336
>>1291391
Какие модели проходили твой бенчик?
Аноним 28/07/25 Пнд 20:12:20 1291425 337
>>1291420
chatGPT-o3, gemini 2.5 pro, gemini 2.5 flesh, а еще таинственные zenith и summit с арены
Аноним 28/07/25 Пнд 20:13:35 1291428 338
>>1291425
п.с. grok 4, opus 4, sonnet 4 и deepseek r1 0528 обосренькались
Аноним 28/07/25 Пнд 20:18:42 1291436 339
>>1291425
У меня кстати закончились задачи на логику которые модели не проходят. Год назад я думал, что когда их пройдут это точно будет AGI, и вот теперь их проходят, а AGI нихуя нет. Ещё так раньше думал про переводы на английский. Типа когда нейронки будут переводить на уровне человека, то это точно будет AGI, сегодня некоторые нейронки переводят на уровне лучших из лучших переводчиков, а AGI нихуя нет
Аноним 28/07/25 Пнд 20:26:42 1291446 340
>>1291436
Мне кажется, так будет всегда, по крайней мере, пока мы живы: всегда будут споры о том, когда наступит AGI, что вообще считать AGI, нытье о «плато» — и даже если ИИ заменит всех людей, мы всё равно продолжим ждать какого-то «настоящего» AGI.
Аноним 28/07/25 Пнд 20:33:10 1291456 341
>>1291425
>flesh
Ты главное слово фонарик на английском не пиши
Аноним 28/07/25 Пнд 20:36:25 1291459 342
17495561053570.jpg 470Кб, 936x1280
936x1280
Аноним 28/07/25 Пнд 20:42:01 1291469 343
Макс Шлерет опубликовалчёткое научное доказательство, что сильный ИИлогически и математически невозможениз-за фундаментального ограничения— барьера бесконечного выбора (Infinite Choice Barrier, ICB), экспоненциального роста энтропии при увеличении неопределённости.
https://philpapers.org/archive/SCHAII-17.pdf
Аноним 28/07/25 Пнд 20:43:52 1291475 344
>>1291469
А раньше доказывали, что нереально сделать операцию XOR на нейросетях.
Аноним 28/07/25 Пнд 20:52:51 1291495 345
>>1291475
Нейродебил, ты? Речь про однослойную нейросеть, там невозможно сделать XOR
Аноним 28/07/25 Пнд 20:55:46 1291496 346
image.png 576Кб, 1674x872
1674x872
>>1291469
статью не читал, не осуждаю, но гемини говорит что это не научная статья в области математики и информатики, а философская
Аноним 28/07/25 Пнд 21:00:41 1291512 347
>>1291495
Более того если начать гуглить этого товарища, то выясняется что учился он на экономиста, а сейчас управляет семейными отелями и преподаёт "Стратегический, инновационный и корпоративный менеджмент" как "Visiting FH-Professor".

А если поискать его доказательство, то выяснится что опубликовал он его как философскую работу в каком-то не особо понятном философском журнале.

Поэтому не особенно удивительно что никто особо не воспринимает это всерьёз.
Аноним 28/07/25 Пнд 21:13:02 1291524 348
>>1291496
>>1291512
Там вполне хорошие рассуждения про трансформеры. Математики особо нет, но есть вполне проверяемые гипотезы и теоремы, которые, между прочим, наблюдаемы прямо сейчас и здесь в нейрокалыче.

Конечно логика там на уровне второго курса универа, но нейродебилы даже такую логику не приводят в доказательство существования AGI, так что это буквально лучшая работу на эту тему.
Аноним 28/07/25 Пнд 21:13:53 1291525 349
>>1291436
где те нейронки, которые переводят на уровне лучших переводчиков?
Все жидко срутся и забывают уже через абзац, что статья про 3д и надо pipeline переводить как «конвейер» постоянно но не как «трубопровод».

На современной архитектуре ЛЛМ не то что AGI невозможен, даже интеллект нематоды не получается.

Сейчас могу с уверенностью сказать, что создано огромное количество вариантов хорошо работающей интуиции на кремнии.
Той самой, что прикидывает по всем неявным параметрам, паттернам.

Но интуиция пока совсем слепа и нет у неё видения структуры, только чутьё.

Отдельные узкие модели чуят структуру, но только конкретного объекта.

Видеомодели чуют связность в небольшом диапазоне между пятнами и их ракурсами. Но не понимают сути формы.

Вполне возможно, если вычислительные мощности вырастут в тысячи раз и найдут способ увязывать все сенсорные данные, которые собираются сейчас, плюс завязать их на хорошем 3д-движке (подразумевающем и твёрдое и зыбкое-разделяемое и силуэты-обобщения), то будет ИИ технически сравнимый с человеческим.

Есть ещё мнение такое, что вдруг у нас в голове что-то невычислимое и мы в том числе квантовые комплюхтеры, тогда это новый вызов железу. Но в самом оптимистичном смысле я вижу так: мы из материи. И мы воспроизводимся. То есть возможность воспроизвести есть.
Аноним 28/07/25 Пнд 21:23:39 1291542 350
>>1291295
Сколько там веса в fp8? Меньше 500гб хоть?
Аноним 28/07/25 Пнд 21:43:14 1291584 351
>>1291525
>Все жидко срутся и забывают уже через абзац

не знаю о чем ты, все отлично переводят. пользуюсь только платными мимодругойанон
Аноним 28/07/25 Пнд 21:47:40 1291593 352
>>1291584
Ты просто дурачек и не можешь заметить ошибки, наверное.
Аноним 28/07/25 Пнд 22:13:57 1291639 353
>>1291525
Что за современная архитектура ллм? Трансформеры? Нематоду делали на совсем другой архитектуре
Аноним 28/07/25 Пнд 23:07:35 1291703 354
Аноним 28/07/25 Пнд 23:16:27 1291715 355
А вы какие китайские нейросети предпочитаете - Kimi, GLM, DeepSeek или Qwen?
Аноним 28/07/25 Пнд 23:43:10 1291762 356
>>1291593
Китайские фанфики переводят отлично, даже контекст угадывают, когда забываю написать его. Жаль конечно этих живых переводчиков
Аноним 28/07/25 Пнд 23:57:42 1291787 357
>>1291762
Да-да, пизди больше. До сих пор сайты с нейропереводами на уровне гуглапереводчика где-то в пизде находятся и игнорируются нормисами.
Аноним 29/07/25 Втр 00:21:39 1291814 358
Аноним 29/07/25 Втр 00:41:45 1291834 359
>>1291787
О каких сайтах речь? То как переводит сейчас ИИ это небо и земля по сравнению с тем что было 1-2 года назад. По началу приходилось сравнивать перевод вручную и редачить косяки, а сейчас даже редачить не нужно. Если хочешь поспорить, то скидывай эти свои сайты с текстом оригинала и проверим их перевод с переводом ИИ. Скорее всего там переводят говном каким то
Аноним 29/07/25 Втр 00:53:51 1291853 360
>>1291834
>а сейчас даже редачить не нужно.
Только если ты сильно тупой говноед.
Аноним 29/07/25 Втр 00:54:44 1291856 361
image.png 68Кб, 548x709
548x709
image.png 33Кб, 524x347
524x347
image.png 41Кб, 546x444
546x444
image.png 34Кб, 534x345
534x345
>>1291584
Хоть платные хоть бесплатные.
Бытовой язык — да, без проблем. Как только начинается техническая литература, в рот я ебал такой перевод, только путаница от него и надо искать, что там наврано. Проще поглядывать в машинный перевод и выделять слова для переводчика, добираясь до сути. Вроде бы не так комфортно, но по итогу и быстрее и точнее.

>>1291639
Я к тому, что под ИИ нынче хайпят именно ЛЛМ. Да, трансформеры. И не только.
Подавляющее число современных архитектур — это запекание статистического сита. Пусть очень сложного. Но даже ёбаный червь минимально обучается в процессе жизни непрерывно.

>>1291762
Английский переводит слабовато, бытовой язык хорошо только.
А уж мунспик это пиздарики полные. Только общий смысл можно уловить.
Расскажи мне как он хорошо переводит и почему богатейший Алиэкспресс никак не может перевести карточки товаров вменяемо, мой дорогой друг золотая подошва верхнего среза неба.

Вот малюсенький отрывочек статьи. Два сраных абзаца. И уже на них четыре платных нейронки нахуй поплыли. Claude лучше всех перевела, правильно поняла «группы запекания» и даже адаптировала exploded baking как раздельное запекание (по смыслу очень верно), но язык всё ещё коряв. «Делают эту программу его предпочтительным выбором для запекания» это пиздец косноязычие. Ну и «кейджа» вместо «оболочки» или «клетки» такое себе, хотя именно для специалиста и просторечия годится.
А у кого-то «тесные площади» вообще… У большинства «труднодоступные места», что по смыслу близко, но не вполне верно. «Узкие места же» — вполне устойчивое выражение в русском. Суть не столько в том, что они труднодоступны, а в том, что из-за узости может быть самоналожение оболочки или её слишком большое выдвигание из расщелины и искажение направлений запекания. То есть дело не в доступе а именно в близости соседних поверхностей.

Чем больше текст, чем больше терминов, тем хуже результат и разброс. Остальные три нейронки справились ещё хуже.

Человеку, не понимающему в предмете и не знающему языка и такой перевод за чудо. Я согласен, что за копейки и мгновенно он хорош. Но не сравнится с работой норм переводчика, секущего в теме.
Аноним 29/07/25 Втр 00:58:08 1291864 362
>>1291834
Перестань пиздеть, нейродебил, это не работает. Абсолютно все люди уже пробовали и видели переводы нейрокала - полное говно которое читать дальше пары страниц кринжово.
Аноним 29/07/25 Втр 00:58:41 1291865 363
2025-07-29005723.jpg 360Кб, 1573x1185
1573x1185
>>1291834
вот это переведи.

https://3d.hunyuan.tencent.com/ логин по электропочте (просто кидает туда код, вводишь и тебя впускает)

Это упрощённый китайский.
Аноним 29/07/25 Втр 00:59:09 1291867 364
>>1291762
Ты хуйню пишешь, дебил. Возьми два раза сролль перевод книжки и получишь два разных куска. Так же как и в истории с 5 секундными видео - там хорошо только в начале, а потом начинает отваливать и улетать в слопчанский. Если грохать контекст чтоб он сам себя не засирал самоинструкциями - будешь иметь на выходе разноколиберное говно со всратым стилем (слышал такое слово?). Ты обычный радужно-диванный пиздлявый хуесос, в общем, который нихуя не понимает о чём говорит. И да, удаче тебе в сойнете или гимини перевести сцену, где мужик бьет бабу по ебалу. И отказ - это не самое худшее. Самое худшее это скрытая цензура говняным алайментом прям внутри текста, которую ты, калоед, даже увидеть не способен, так как языка не знаешь. Если для тебя любая книга это просто перечисление фактов каким-то текстом примерно понятным (и не понятным) - хули ты вообще свой пиздак в приличном обществе открываешь?
Аноним 29/07/25 Втр 01:09:34 1291872 365
image.png 50Кб, 1113x190
1113x190
>>1291856
Да вроде норм переводит. Это гемини
Аноним 29/07/25 Втр 01:14:43 1291879 366
>>1291865
Это тоже гемини. Перевод всё еще выглядит хорошим


Конечно, вот перевод и адаптация текста интерфейса с китайского на русский. Я сгруппировал элементы по логическим блокам, как они расположены на изображении, и добавил примечания для лучшего понимания контекста.

Общий заголовок

腾讯混元3D → Tencent Hunyuan 3D (Название продукта, лучше оставить в оригинальной транслитерации «Hunyuan» или транскрибировать как «Хунъюань». Вариант: Tencent Хунъюань 3D).

Главное меню (Навигация)

AI创作 → AI-творчество (или Создание с AI)

实验室 → Лаборатория

工作流 → Рабочий процесс (или Процессы)

3D世界模型 → 3D-модели мира (Подразумевается создание больших сцен или миров)

nev → nev (вероятно, внутреннее название, аббревиатура или опечатка. Возможный вариант: Новое)

赛事心 → Конкурсы (или Центр соревнований)

奇产 → Креативные ассеты (или Уникальные модели; дословно "чудо-продукт", подразумеваются уникальные или необычные генерации)

API → API

Основная рабочая область
Вкладки генерации:

文生3D → 3D из текста (стандартный термин для Text-to-3D)

图生3D → 3D из изображения (стандартный термин для Image-to-3D)

Выбор типа генерации из изображения:

单张图片 → Одно изображение

多张图片 → Несколько изображений

Область загрузки:

上传图片 → Загрузить изображение

支持png/jpg/jpeg/webp格式,图片大小最大不紹过10M、分辨率最低要求128x128 →
Поддерживаемые форматы: PNG, JPG, JPEG, WEBP.
Максимальный размер: 10 МБ.
Минимальное разрешение: 128x128.
(Текст адаптирован для лучшей читаемости в интерфейсе)

Панель настроек (справа)

3D世界模型 → 3D-модель мира (здесь это заголовок раздела настроек)

3D智能拓 → 3D-ретопология (или Умная ретопология. "拓" — это сокращение от "拓扑" (топология), здесь имеется в виду автоматическое создание оптимизированной 3D-сетки)

图片上传建议 → Рекомендации по загрузке

选择模型 → Выберите модель

Настройки модели:

莫型面数 (опечатка, должно быть 模型面数) → Количество полигонов (или Детализация модели)

默认 → По умолч. (сокращенно) или Стандарт

50k / 150k / 300k → 50k / 150k / 300k (здесь "k" означает тысяч полигонов, это стандартное обозначение)

生成类型 → Тип генерации

几何+纹理 → Геометрия + Текстура

3D生成-V2.5 → 3D-генерация v2.5

V → (это значок выпадающего списка)

Дополнительные опции:

支持拓扑 → С поддержкой топологии

几何、纹理分阶段 → Раздельная генерация (геометрия, затем текстура) (или Поэтапная генерация)

Боковая панель (слева)

++ 灵感广场 → ++ Галерея идей (или Площадка вдохновения)

全部 → Все
Аноним 29/07/25 Втр 01:15:20 1291880 367
>>1291872
Ты точно прочитал?
«он выбирает … благодаря возможности» — от любителей «выходя из автобуса он тут же поехал»
Это грубейшая речевая ошибка. Типа у человека появился выбор (технически, а не желание) только потому что в программе появилась возможность. Будто программная особенность это причина появления выбора а не аргумент в его пользу.

>для запекания разнесённых частей модели
по сути верно, но громоздко.

Если ты прочёл и тебе норм, то у тебя проблемы с речью.
Аноним 29/07/25 Втр 01:25:43 1291886 368
>>1291879
Это вполне норм, даже хорошо на удивление. Только вот отдельной простынёй а не на морде сайта.
Аноним 29/07/25 Втр 01:28:43 1291888 369
>>1291880
Жесть ну ты и токсик, хотя что еще от двачера ожидать) По тексту можно понять о чем говорится, что ты не понял? Он выбрал эту прогу за давно добавленные функции, которых нет в другой проге.
Аноним 29/07/25 Втр 01:32:22 1291894 370
Очередной день без GPT-5. Очередное плато
Аноним 29/07/25 Втр 01:41:36 1291899 371
>>1291886
Достаточно дать ему инфу что это интерфейс программы и он её переведет. Если мы видим говнопереводы, то это проблема тех кто переводил, а не ИИ переводчика. Я так пробовал с японского сабы переводить, он переводил хорошо, но было бы лучше если бы контекст был больше. Сами посудите, если рандомному живому переводчику дать текст из рандомного места произведения, то он так же переведет дермово, но только из за того что у него нет контекста. Дай ему плохо написанный текст, он и его плохо переведёт, но попытается как то отредактировать для лучшего вида. Вот и ИИ переводчик уже сейчас переводит по силам живого (и даже лучше), исходя из данного ему контекста. Ему даешь в перевод фанфики, а он угадывает персонажей, игру и т.д.. Дай этот текст челу который не играл в игру, не читал какую то книжку, и он не поймет особенности текста и перевед1т в силу своих возможностей. Если вы владеете контекстом (играли, читали или работали с программой), то вы, конечно, перевести какие то особенности сможете лучше. Я не зная китайского и японского перевожу в читаемый и понятный вид текст, который совпадает с действиями на экране. Если бы переводчик брал инфу ещё и с экрана, то перевод был бы ещё лучше.
Аноним 29/07/25 Втр 02:01:50 1291925 372
>>1291899
> Если мы видим говнопереводы, то это проблема тех кто переводил, а не ИИ переводчика.
Нейрокал обосрался
@
ЭТО НЕ ОН ОБОСРАЛСЯ, ЭТО ВЫ ГОВНО НЕ ЗАНЮХАЛИ
Аноним 29/07/25 Втр 02:07:31 1291932 373
>>1291888
Речь изначально была про «на уровне лучших переводчиков», а по факту на уровне косноязычного середнячка.
Понятно о чём речь было ещё в эпоху Промпта. Стало лучше.
На уровне переводчика нормального не стало пока.

>>1291899
1. Поэтому выше я дал пример с введением в контекст.
2. Нейромудилы же хвастают пониманием контекста нейронкой.
Если текст на кнопке написан, очевидно это интерфейс. Если текст в комиксе, вокруг картинки, в заголовке сайта про комиксы, в ключевых словах страницы про комиксы, то скорее всего это комикс. И т.д.

Контекст часто следует из самой большой статьи.

Ещё раз, я не спорю, что перевод стал лучше. Я говорю, что до живого переводчика в теме ещё далеко. Это речь только о прямом переводе по смыслу, не о художественном, не об адаптации.
Аноним 29/07/25 Втр 03:35:57 1291963 374
image 1382Кб, 1440x810
1440x810
GPT-8 выпустят на текущих структурах

GPT-5 уже почти здесь, и мы слышим хорошие новости. Ранняя реакция по крайней мере одного человека, который использовал невыпущенную версию, была чрезвычайно позитивной. Это хорошая новость для OpenAI. Создатель ChatGPT находится под давлением, чтобы показать значительные успехи от своей следующей большой модели искусственного интеллекта, с тех пор как в ноябре прошлого года появилась новость о том, что компания столкнулась с уменьшением отдачи от использования больших вычислительных ресурсов и данных во время «предварительного обучения». Это часть первоначального процесса разработки модели, когда она обрабатывает тонны данных из Интернета и других источников, чтобы научиться взаимосвязям между различными концепциями.

OpenAI не уточнила, когда GPT-5 будет выпущен в ChatGPT и для клиентов-разработчиков приложений. Но генеральный директор Сэм Альтман начал публично обсуждать, насколько ему нравится использовать невыпущенную версию. По словам человека, который использовал модель, она призвана реализовать план Альтмана по интеграции традиционных больших языковых моделей под брендом «GPT» с линейкой моделей рассуждений компании «o» в одну модель или интерфейс чата. Подобно гибридным моделям Claude от Anthropic, пользователи, вероятно, смогут контролировать, насколько GPT-5 «думает» о той или иной проблеме, и модель также будет включать и выключать свои возможности рассуждения в зависимости от сложности проблемы, сказал человек. (Так что, если вы спросите ее, сколько букв «р» в слове «strawberry», она не будет тратить кучу вычислений на это, даже если вы ей это поручили.)





GPT-5 демонстрирует улучшенную производительность в ряде областей, включая точные науки, выполнение задач для пользователей в их браузерах и творческое письмо, по сравнению с предыдущими поколениями моделей. Но наиболее заметное улучшение достигается в программной инженерии, все более прибыльном применении LLM, сказал человек, который использовал модель. По словам человека, GPT-5 лучше не только в академических и соревновательных задачах по программированию, но и в более практических задачах по программированию, с которыми могут столкнуться реальные инженеры, таких как внесение изменений в большую, сложную кодовую базу, полную старого кода. Этот нюанс был тем, с чем модели OpenAI боролись в прошлом, и это одна из причин, почему соперник Anthropic смог сохранить свое лидерство среди многих клиентов-разработчиков приложений. Но, как сообщалось, OpenAI более чем осведомлена об этой проблеме и в последние месяцы работает над улучшением возможностей кодирования своих моделей.

Один человек, который использовал GPT-5, говорит, что он превосходит Claude Sonnet 4 от Anthropic в прямых сравнениях, которые они тестировали. Но это всего лишь мнение одного человека. (И у Anthropic также есть более продвинутая модель под названием Claude Opus 4.)

Сможет ли OpenAI автоматизировать более сложные задачи кодирования и завоевать сердца клиентов-разработчиков программного обеспечения, имеет последствия как для ее бизнеса, так и для бизнеса ее конкурентов. Cursor и другие популярные помощники по кодированию ежегодно платят Anthropic сотни миллионов долларов или более за использование ее моделей Claude для своих приложений для кодирования. Это деньги, которые могли бы пойти в OpenAI. Ранее также сообщалось, что руководители OpenAI также рассматривают автоматическое программирование, особенно практических задач по программированию, как критически важный компонент разработки общего искусственного интеллекта.

В целом, высокая производительность GPT-5 кажется хорошей новостью для поставщика чипов OpenAI Nvidia, фирм, строящих центры обработки данных, и любых инвесторов в акционерный или долговой капитал, которые задавались вопросом о траектории развития ИИ в условиях сообщений о периодически проблемных усилиях по разработке моделей ИИ в OpenAI, Google и других фирмах.

Однако есть несколько оговорок. До сих пор неясно, что на самом деле представляет собой GPT-5. Возможно, модель представляет собой своего рода маршрутизатор, который направляет запросы к LLM или к модели рассуждений, в зависимости от вопроса, вместо использования единой, недавно разработанной модели, которая может обрабатывать оба типа. В этом случае анализ производительности GPT-5 может не помочь ответить на вопрос, будем ли мы продолжать наблюдать значительные улучшения от масштабирования вычислений и данных во время процесса предварительного обучения. Фактически, уже известно, что более ранние LLM, которые OpenAI хотела в конечном итоге назвать GPT-5, были недостаточно хороши, и одна из них была понижена до GPT-4.5 и утратила актуальность. Возможно, большая часть улучшений будет получена за счет успехов в моделях рассуждений, а не в традиционных LLM, что означает, что они произойдут на этапе пост-обучения, когда человеческие эксперты будут вовлечены в обучение моделей новым трюкам. Даже если это так, многие исследователи говорят, что они ожидали замедления улучшений в предварительно обученных моделях в течение некоторого времени. Они говорят, что реальная возможность улучшить модели ИИ появится благодаря обучению с подкреплением на этапе пост-обучения. Это включает в себя «синтетические данные», модный термин для описания того, как модели генерируют множество возможных ответов на сложные вопросы, и человеческих экспертов, которые направляют их через эти проблемы.

К слову, руководители OpenAI заявили инвесторам, что, по их мнению, компания может достичь «GPT-8», используя текущие структуры, лежащие в основе ее моделей, более или менее, по словам одного инвестора.
Аноним 29/07/25 Втр 04:08:01 1291968 375
>>1291398
Должно быть.
Тут как раз про скупку мозгов говорят, так вот 15 лет назад, когда я заканчивал учиться, даже у нас в задрищенске были всякие мелкие локальные программы и конференции, спонсируемые микрософтом, в том числе по ранее анноун (для нас) текнолоджи. Насколько я знаю, интел тоже таким занимался, а у них ИИ дивижон должен быть.
Аноним 29/07/25 Втр 04:10:42 1291970 376
>>1291524
> не приводят в доказательство существования AGI
А он уже существует?
Аноним 29/07/25 Втр 04:12:02 1291971 377
image 2227Кб, 1200x677
1200x677
Широко популярные мнения дальнейшем развитии ИИ - версия 2025 года
Все ли они сбудутся?

1) Искусственный интеллект скоро столкнется с крахом, это в основном хайп, стохастическая автозаполнение, развитие больших языковых моделей подошло к концу, нет очевидной следующей архитектуры, это стена, которая приведет к исторически огромному коллапсу всех этих инвестиций.

2) Заменить людей займет десятилетия, агентный ИИ просто не будет достаточно хорошим еще очень долго, а гуманоидные роботы — это тупик, «ничего никогда не происходит».

3) Ответная реакция станет вирусной, люди массово отвергнут машинный интеллект и воплощенные роботы, индустрия свернется в оболочку и останется в основном в спячке на некоторое время (как индустрия виртуальной реальности).

4) ИИ займет от 20% до 50% компьютерных рабочих мест и 80% творческих профессий к 2028-2036 годам (поднятие Доу Джонса до миллиона или Великая депрессия? Может быть, и то, и другое??), и просто подождите роботов, постепенное лишение власти (человечества) последует.

5) ИИ создаст множество новых рабочих мест, люди станут предпринимателями и смогут управлять армиями агентов, чтобы делать больше, чем когда-либо могли раньше, будет создано огромное богатство, не нужно беспокоиться о замещении рабочих мест.

6) ИИ не устранит рабочие места, но большинство профессий превратится в наблюдение и контроль со стороны людей, а не в активное выполнение задач, культура удобства выйдет из-под контроля, мир досуга, где люди в основном вне процесса.

7) Гонка ИИ эскалирует геополитическое соперничество с холодной / пятой генерацией до горячего / насильственного конфликта, возможно, позже охарактеризованного как «Третья мировая война» с участием многих других конфликтующих сторон, использование ядерного оружия на повестке дня?

8) ASI к 2033 году = огромный экзистенциальный риск (то есть 40%+ шанс, что ИИ уничтожит всех людей или даже всю жизнь, используя Зеркальную жизнь или биологическое оружие), преобразование всей поверхности Земли в производство энергии, гигафабрики и вычислительные ресурсы последуют.

9) ASI к 2033 году = конец старения, болезней, человеческого труда и бедности, постгуманизм приходит, нейролейс приносит цифровую телепатию и коллективные умы, полное погружение в виртуальную реальность, новые материалы и формы материи и энергии и т.д. последуют.
Аноним 29/07/25 Втр 04:25:17 1291972 378
yanleecuni.mp4 3934Кб, 1280x720, 00:00:02
1280x720
Главный разработчик Meta Ян Ли Кун сообщает - нельзя натренировать машину полностью из текста, она ничего не поймет. Видеорелейтед.
Аноним 29/07/25 Втр 05:54:44 1291986 379
>>1291972
Умность "топовых" рисерчеров переоценена.
Аноним 29/07/25 Втр 06:11:21 1291988 380
>>1291986
Но он прав бтв, правда идея слишком очевидна. В одном тексте информации не достаточно, поэтому модели и учат другим модальностям
Аноним 29/07/25 Втр 06:26:42 1291992 381
>>1291972
Нихуя себе выдал кэп!

Это модели и показывают, что из текста они не поняли как мир устроен например в объёме.

Как ты не описывай цвет слепому, он едва ли узнает его, когда прозреет.
Аноним 29/07/25 Втр 06:48:47 1291993 382
>>1291972
Ян славится эпическими проебами в предсказаниях.
Аноним 29/07/25 Втр 06:50:17 1291994 383
>>1291988
>Но он прав бтв
Не прав
>В одном тексте информации не достаточно
Достаточно
>поэтому модели и учат другим модальностям
Чтобы сжечь больше денег и было что цензурить
Аноним 29/07/25 Втр 08:16:10 1292008 384
>>1291368
>Представляю твоё ебало когда пользователи будут надевать куртки цветом как товар подешевле, а брать дороже.
Ты дурак что ли? На снимаемой плоскости можно обрабатывать кусок, который захватывает только товар.
>>1291340
Самое простое это емкости с датчиками заполнения товара.
Открыл емкость взял количество бутылок, система сама посчитала сколько отсуствует.
На этом видео мало того что ебало китайское без разрешения снимают, так еще и хуйней какой-то занимаются.
Впрочем, инженера, который мыслят, очевидно за деньги этого китайского счетчика не работают.
Ну потому всякие амазоны индусов и нанимали.
Индус стоит 200 долларов в месяц. Американский инженер столько за один поход в магазин оставляет или в рестике на ужин.
Аноним 29/07/25 Втр 08:22:44 1292010 385
>>1291972
Это не совсем честный подход к рассуждением о тренировке машины, потому что у машины, которую они спрашивают, нет пространственного воображения, это просто весы, но я уже думал над тем, что они не тому учат.
Текст это хорошо, но читая о ремесле, самому ремеслу не научишься, пока не возьмешь в руки инструменты.
Аноним 29/07/25 Втр 09:17:24 1292032 386
Shortcut – the [...].mp4 36705Кб, 1920x1080, 00:02:00
1920x1080
image.png 21Кб, 600x283
600x283
Аноним 29/07/25 Втр 09:28:42 1292036 387
>>1291970
Нет, но все уверяют что есть если и не AGI, то хотя бы интеллект и вообще стоит немного потерпеть и опенаи обязательно сделает AGI.
Аноним 29/07/25 Втр 09:28:50 1292037 388
>>1291715
все хуита по сравнению с платными gemini 2.5 и o3 мимоанон который тестит ии своими бенчиками
Аноним 29/07/25 Втр 09:29:59 1292039 389
>>1292008
> Ты дурак что ли? На снимаемой плоскости можно обрабатывать кусок, который захватывает только товар.
Дебил, плиз. Как ты не обрабатывай - но всё равно будут ошибки из-за рук пользователей и положений товара. Не получится просто взять и по цвету вычислять что там происходит.
Аноним 29/07/25 Втр 09:31:23 1292040 390
>>1291971
>Широко популярные мнения дальнейшем развитии ИИ - версия 2025 года
Ох уж этот коупинг
Аноним 29/07/25 Втр 09:33:32 1292041 391
>>1291972
Она и с тактильными ощущениями и зрением нихуя не поймёт, ведь это трансформерный кал.
Аноним 29/07/25 Втр 09:40:45 1292042 392
image.png 41Кб, 1242x780
1242x780
Что-то новенькое появилось
Аноним 29/07/25 Втр 09:46:55 1292046 393
Аноним 29/07/25 Втр 09:57:37 1292053 394
>>1292039
> Не получится просто взять и по цвету вычислять что там происходит.
Ну да.
ГСН по цвету наводится куда надо, но бутылку то мы определить не в состоянии. Пынемаю.
Аноним 29/07/25 Втр 10:03:18 1292058 395
>>1292053
Куда ты там наводить собрался, дебилоид, и нахуя?

Там есть камеры которые распознают всё сразу. У тебя же дрисня в бошке закипела и ты какую-то гсн выдумал, пиздец долбоёб.
Аноним 29/07/25 Втр 10:08:12 1292060 396
>1292008

Кекаю знатно с этого фантазера
Даже не вчитываюсь подробно в его кукареки, сразу видно фантазера, никогда реальным cv не занимавшимся, максимум helloworld на опенсиви сделал, и уже дохуя инженер.
Таких максимум в будку около входа на заводах сажать, чтобы когда пропуска работяг чекал мог спокойно маняфантазировать как бы он тут все автоматизировал
Аноним 29/07/25 Втр 10:09:10 1292061 397
>>1292058
Конкретно на том видео все распознает китаец в ручную.
О каких камерах ты галлюцинируешь не ясно.
Аноним 29/07/25 Втр 10:09:49 1292062 398
>>1292060
>Даже не вчитываюсь
По тебе заметно.
Аноним 29/07/25 Втр 10:20:00 1292064 399
>>1292060
Да он вообще поехавший, лол, выдумывает какой-то бред с цветами, блядь, лолд. Будто продавцы в магазинах не будут ошибаться.

Уверен что это местный нейродебил который думал чуть больше чем никогда, даже осмыслить свои фантазии не может.

>>1292061
Что ты несешь, даун? Какая гсн? Ответить можешь что ты выдумал, дегенератище?
Китаец на видео наверняка размечает для нейрокалыча данные. Ещё вопросы, дебил?
Аноним 29/07/25 Втр 10:25:32 1292069 400
>>1292064
Ты ёбнутый хам, с тобой нет желания общаться.
Мне похуй чем занят китаец в видео.
Первый мой тезис был о том, что это долбохуизм, которым хороший инженер заниматься не будет.
Иди нахуй.
Аноним 29/07/25 Втр 10:29:34 1292071 401
>>1292069
>Первый мой тезис был о том, что это долбохуизм, которым хороший инженер заниматься не будет.
Обоссаный даун, этим занимается не инженер, а разметчик данных, ты понимаешь это или нет? Или тебе слишком сложно понять что такое разметка данных, даунита?

После разметки будет отличный датасет с 99.99% чистоты, все твои ГСН, цвета прочая чушь просто не имеет смысла, потому что это вносит ошибки.
Аноним 29/07/25 Втр 10:44:12 1292082 402
image.png 201Кб, 2048x985
2048x985
image.png 777Кб, 1080x1697
1080x1697
Видимо, приближается. Сначала юзер с Pro запостил пикрил1. Выглядело сомнительно, но потом нашлось еще одно подтверждение пикрил2.
Аноним 29/07/25 Втр 10:54:23 1292086 403
>>1292082
охуеть писечка намокла
Аноним 29/07/25 Втр 11:15:22 1292098 404
image 726Кб, 1320x1602
1320x1602
ИИ не умеет программировать.
Тем временем часть юзеров загружают планы антропика за 200 баксов в месяц настолько, что уже пора их ограничивать.
Аноним 29/07/25 Втр 11:26:08 1292108 405
>>1292086
> писечка намокла
Гной из уретры это не хороший знак
Аноним 29/07/25 Втр 11:27:02 1292111 406
>>1292098
Вот и началось. Не прошло и месяца с последнего вангования
Аноним 29/07/25 Втр 11:42:33 1292119 407
>>1291525
>где те нейронки, которые переводят на уровне лучших переводчиков?

Ты можешь кукарекать сколько угодно, а я работаю с реальными кейсами, а именно занимаюсь переводами с русского на английский видероликов на ютуб уже 9 лет. Так вот, сейчас я делаю перевод в одной нейронке, а вычитку этого перевода в другой. С людьми я всегда работал аналогично. Заказывал перевод у одного профи, а вычитку делал другой профи (носитель языка). Только так можно было сводить ошибки к минимуму. Так вот, ещё год назад я перешёл на перевод нейронками, И КАЧЕСТВО ПЕРЕВОДОВ ТЕПЕРЬ ЛУЧШЕ, ЧЕМ БЫЛО У СПЕЦОВ. А плачу за это я ровно ноль. Зиро. А раньше у меня в месяц уходи от 150 до 300к НА ОДНИ ТОЛЬКО ЕБУЧИЕ ПЕРЕВОДЫ.
Аноним 29/07/25 Втр 12:06:34 1292135 408
>>1292119
Пруфанёшь? Ролики какие, для домохозяек, которые без знания языка понимать можно?
Аноним 29/07/25 Втр 12:25:42 1292173 409
Аноним 29/07/25 Втр 12:30:53 1292184 410
>>1292119
Забей, этому хаму >>1291525 отвечать нет смысла, он весь тред своей кислотой засеменил. Когда уже модера найдут?
Аноним 29/07/25 Втр 12:41:37 1292201 411
Не было больше новостей по поводу опенсорса от чатгпт, или альтман окончательно засикал выкладывать?
Аноним 29/07/25 Втр 12:54:16 1292217 412
>>1292098
подозреваю, что кто-то через гуи интерфейс прикрутил бота и сдает в аренду имея безлимитный трафик
Аноним 29/07/25 Втр 13:09:58 1292234 413
почему именно здесь спорит со всеми какой-то шиз с манерой вести диалог завсегдатая po/раши. В остальных тредах как-то поцивильнее с этим.
Аноним 29/07/25 Втр 13:12:05 1292240 414
рыбамолот.mp4 491Кб, 576x576, 00:00:05
576x576
Аноним 29/07/25 Втр 13:15:59 1292246 415
>>1292184
> Ты же не программист, даже, зачем ты фантазируешь про компьютерное зрение, если ты нихуя не понимаешь в технологиях? Почему ты постишь этот бред, тупой даун?
@
> МОЧА МОЧА ПОТРИТЕ ВЫ ВСЕ ТОКСИКИ ЗАЧЕМ ТАК ТОКСИТЬ!11

Съеби нахуй с треда, тупое животное, айсикью раздела упал на 20 пунктов из-за тебя.
Аноним 29/07/25 Втр 13:18:04 1292249 416
>>1292082
>пик 2
Выглядит как название запрещённой на территории РФ организации.
На всякий случай просигналил.
Аноним 29/07/25 Втр 13:24:55 1292258 417
>>1292249
как ты это узнал? гуглил?
Аноним 29/07/25 Втр 13:30:56 1292263 418
>>1292258
Почувствовал отвращение на уровне инстинктов!
Аноним 29/07/25 Втр 13:33:26 1292264 419
>>1292234
Хз, может там модеры хоть какие то есть, а тут нет и он дал волю своей шизе
Аноним 29/07/25 Втр 13:34:49 1292267 420
Аноним 29/07/25 Втр 13:35:37 1292272 421
>>1292267
рыба молот забивает гвоздь
Аноним 29/07/25 Втр 13:36:54 1292277 422
>>1292272
Но ведь она проткнуться об гвоздь должна.
Аноним 29/07/25 Втр 13:37:50 1292279 423
>>1292277
нагаллюционировали значит
Аноним 29/07/25 Втр 13:38:25 1292281 424
Аноним 29/07/25 Втр 13:38:58 1292283 425
>>1292277
Так он в доске торчит шляпкой вверх.
Аноним 29/07/25 Втр 13:40:08 1292284 426
>>1292281
нейронка какая-то хз
Аноним 29/07/25 Втр 13:41:26 1292288 427
>>1292283
Все равно маленькая площадь, это же не костыль жд.

>>1292284
> нейронка какая-то
Какая? Там ведь и звук еще есть.
Аноним 29/07/25 Втр 13:41:52 1292290 428
Аноним 29/07/25 Втр 14:10:40 1292327 429
>>1292288
>Какая? Там ведь и звук еще есть.
хз с /б принес
Аноним 29/07/25 Втр 14:51:48 1292356 430
>>1292277
Значит где-то в обучающих материалах было, что забивает гвоздь.
Аноним 29/07/25 Втр 15:28:11 1292384 431
Попросил о3 запилить скрипт для Tampermonkey, чтобы по тройному клику выделялось предложение, по четверному - абзац. Работает, но не всегда и не везде. На дваче например не работает, по тройному клику выделяет сразу абзац - как по умолчанию. Попробую еще раз на GPT-5.
Аноним 29/07/25 Втр 16:32:20 1292441 432
Ну когда же уже лопнет пузырь...
Аноним 29/07/25 Втр 16:34:28 1292446 433
photo2025-07-29[...].jpg 30Кб, 1179x792
1179x792
А это интересно: ИИ-ассистент на базе GPT-4o от OpenAI помог врачам ошибаться в диагнозах на 16% реже

OpenAI и Penda Health полгода тестировали ИИ-ассистента на базе GPT-4o в роли медицинского копилота в 15 перегруженных клиниках Кении.

Как итог: врачи, которые использовали с ИИ, ошибались на 16% реже в диагнозах и на 13% — в назначениях лечении. Все опрошенные врачи сообщили, что ИИ улучшил качество приема, причем 75% заявили, что эффект был «существенным». Представьте каков бы был процент снижения ошибок с какой-нибудь o3.

Представьте, что нас ждет с GPT-5, которую обещают уже на следующей неделе
Аноним 29/07/25 Втр 16:34:43 1292448 434
Аноним 29/07/25 Втр 16:43:37 1292466 435
Аноним 29/07/25 Втр 16:53:49 1292493 436
>>1292466
> Они-то пиздеть точно не будут.
А когда они пиздели? Я помню только, что они со сроками проебались, когда обещали голосовую модель, и генерацию картинок. Но чтобы прям пиздели, не припоминаю.
Аноним 29/07/25 Втр 17:00:09 1292506 437
>>1292493
> А когда они пиздели?
Хорошо, они не пиздели, а наёбывали гоев.

Вот скажи мне, какое впечатление сложилось у тебя от этой новости?
Аноним 29/07/25 Втр 17:05:29 1292526 438
photo2025-07-29[...].jpg 60Кб, 672x732
672x732
А разработчики Cursor уже во всю тестируют какую-то новую модель. Интересно, что там за название за размытием
Аноним 29/07/25 Втр 17:09:55 1292539 439
>>1292506
> Хорошо, они не пиздели, а наёбывали гоев.
Каким образом наебывали?

> Вот скажи мне, какое впечатление сложилось у тебя от этой новости?
Считаю, что скорее правда, чем неправда.
Аноним 29/07/25 Втр 17:17:19 1292571 440
>>1292526
OpenAI обычно устраивают представления по четвергам. Наверное или послезавтра, или на след неделе.
Аноним 29/07/25 Втр 17:22:12 1292588 441
>>1292526
> Интересно, что там за название за размытием
gpt-5-alpha и ещё какие-то буквы, то ли mini то ли max
с_уважением_кожаный_мешок_с_глазами_который_хоть_на_что-то_сгодился
Аноним 29/07/25 Втр 17:23:07 1292589 442
>>1292526
там видно что что gpt-5
Аноним 29/07/25 Втр 17:25:58 1292593 443
>>1292589
там написано: ебал 5 раз твою мамку
Аноним 29/07/25 Втр 17:26:07 1292594 444
Вангую, что жпт5 будет такой же никчемной дрысней как и жпт4.5
Аноним 29/07/25 Втр 17:26:29 1292595 445
>>1292539
> Каким образом наебывали?
Выдавая информацию которая может быть неправильно интерпретирована.

> Считаю, что скорее правда, чем неправда.
Я не про прямой наеб и подделывание данных. Допустим врачам действительно нейросеть помогла. Какое впечатление, что из этого следует? Это прорыв? Теперь нейрослоп может помогать врачам?
Аноним 29/07/25 Втр 17:26:43 1292597 446
>>1292594
вангую что круче о3
Аноним 29/07/25 Втр 17:27:43 1292600 447
>>1292446
почти все последние ллмки лучше разбираются в анализах, болезнях, диагнозах, особенно если что-то сложное.
на моделях о3 и о4 mini мне он расписывал лечение лучше чем профессора с приемом в 15-20к.
а у меня тяжелое аутоиммунное заболевание, за время болезни сам чуть ли не врачом стал, ну на уровне студента интерна точно разбираюсь по моему профилю болезни.
жду не дождусь когда наших сруснявых врачей пидоров заменят ллмки.
Аноним 29/07/25 Втр 17:28:34 1292603 448
>>1292600
>почти все последние ллмки лучше разбираются в анализах, болезнях, диагнозах, особенно если что-то сложное.
@
> Доказательства:
> Верьте нам!1
Аноним 29/07/25 Втр 17:29:11 1292604 449
>>1292594
Скорее они натренили здоровую йоба модель на синтетике с o3/o4. Будет умной, живой, но пиздец дорогой.
Аноним 29/07/25 Втр 17:33:59 1292612 450
хуй.JPG 157Кб, 1020x775
1020x775
>>1292593
Слышь, ты, мразь подзаборная, я твою мамку так выебал, что она до сих пор мой номер наизусть помнит, а тебя, ублюдка вшивого, за компанию отымел, пока ты там в углу сопли на кулак наматывал! Всё, что ты пишешь, – это высер вонючий, дерьмо собачье, а не слова, трындец какой-то! Ты, гнида облезлая, думаешь, можешь тявкать, как шавка, и тебе за это ничего не будет? Да я твою жопу на куски порву, онанист сраный, чтоб ты сдох, тварь! Вся твоя писанина – это просто куча дерьма, которую даже мухи обходят, потому что воняет дальше, чем твой мозг способен думать! Я твою мамку так пропахал, что она теперь мой флаг над кроватью вешает, а ты, недоносок, ещё смеешь тут вякать? Иди, козёл вонючий, попробуй хоть пальцем тронуть – я тебя в асфальт закатаю, как катком! Ты, чмо болотное, только и годишься, что под забором скулить, а не права тут качать! Вся твоя семейка – сплошное говно, и ты в ней главный комок! Мерзавец, гад ползучий, тварь подколодная, твой высер даже читать противно – одна блевотина! Иди сюда, сука, пока я тебе рыло не начистил, чтоб знал, как с нормальными пацанами тягаться! Ты – ноль, пустое место, а твой текст – это просто мусор, который даже на свалке не примут! Я твою мамку и тебя так отымел, что вы теперь в обнимку мой портрет рисуете, а всё, что ты выдаёшь, – это жалкий пук в лужу! Похер, вали отсюда, пока я тебе хребет не переломал, мразота!
Аноним 29/07/25 Втр 17:40:34 1292626 451
>>1292595
> Выдавая информацию которая может быть неправильно интерпретирована.
Господи, да любая инфа может быть интерпретирована неправильно. Люди до сих пор в плоскую Землю верят.

> Какое впечатление, что из этого следует? Это прорыв? Теперь нейрослоп может помогать врачам?
То, что она может помогать по крайней мере врачам в Кении - это факт. 40к пациентов в 15 клиниках - это большая статистика.
Аноним 29/07/25 Втр 17:41:29 1292631 452
Аноним 29/07/25 Втр 17:45:13 1292640 453
>>1292594
> Вангую, что жпт5 будет такой же никчемной дрысней как и жпт4.5
Всяко нет. Даже о3 лучше 4.5. Дилан Патель в интервью выдавал инсайд, что у 4.5 во время обучения что-то пошло не так, закралась какая-то ошибка, а заметили это слишком поздно. И еще уже лично я думаю, что у нее угрохали огромные вычисления на пре-трейнинг, а на RL относительно немного. Тогда как сейчас парадигма такая, что на RL надо тратить как минимум столько же, сколько на пре-трен.
Аноним 29/07/25 Втр 17:58:42 1292665 454
>>1292626
> Господи, да любая инфа может быть интерпретирована неправильно.
Нет, только та которая прямо нацелена на это.

> Люди до сих пор в плоскую Землю верят.
Верно, ведь этих сектантов специально промывают. Буквально пытаются исказить информацию чтобы поверили в плоскую землю. То же самое что и опенаи делают.

> То, что она может помогать по крайней мере врачам в Кении - это факт.
Кажется ты уже понял про что я, не так ли? Это во-первых врачи в Кении, во-вторых с неизвестной квалификацией, в третьих неизвестные диагнозы и что в целом скрыто за "врачебными ошибками".

Что первым делом приходит на ум когда говоришь про врачей? Хирурги, специалисты которые работают с клиническими случаями, терапевты. Что на самом деле Penda Helth? Санитарная, блядь, помощь. И стоматология. Де-юре можно говорить что это врач, де-факто это санитары которые говорят о пользе гондонов и о том что детям нельзя пить из лужи. Уверен там одна медсестра на всю "больницу", а в большинстве случаев и этого нет.

Т.е. гоев наебали даже не прямым наёбом и подделыванием данных, а просто интерпретацией. Лошков промывают верть что LLM действительно кому-то помогают, так же как и с плоской Землей. Даже жаль нейродебилов которые поверили в эту плоскую землю, лол.
Аноним 29/07/25 Втр 18:07:49 1292677 455
image.png 15Кб, 622x233
622x233
>>1292665
Бля я зашёл и заорал аш с этих услуг диагностики.

Блядь, да это какая-то жидовская копроконтора нахуй! Там вообще врачей нет. Ни одного. Наебывают нигеров, а нигеры ещё за это и деньги платят. И эта жидовская хуйня с опенаи скорешилась, рассказывая как улучшили свои покозатели. Ну да, блядь, там же одни санитары, они только курсы санитаров заканчивали, конечно знания с википедии будут для них откровением.
Аноним 29/07/25 Втр 18:10:39 1292679 456
V
Аноним 29/07/25 Втр 18:10:55 1292680 457
аааа.png 8Кб, 691x86
691x86
чаааа.png 78Кб, 630x411
630x411
>>1292600
Но всё-равно информацию, полученную от одного ИИ, нужно проверять в другой ИИ, и можно ещё и в третьей, прогнав там через режим жёсткого критика.
Аноним 29/07/25 Втр 18:16:32 1292690 458
>>1292665
> Верно, ведь этих сектантов специально промывают. Буквально пытаются исказить информацию чтобы поверили в плоскую землю.
Да никто их не промывает. Это не та секта, в которую за шкирку тащат. В нее приходят добровольно, потребляя досупную инфу.

> Т.е. гоев наебали даже не прямым наёбом и подделыванием данных, а просто интерпретацией. Лошков промывают верть что LLM действительно кому-то помогают, так же как и с плоской Землей. Даже жаль нейродебилов которые поверили в эту плоскую землю, лол.
Ну кстати OpenAI прямо пишут:

In the AI group, 3.8% of patients were not feeling better, while in the non-AI group, 4.3% of patients were not feeling better.

Т. е разницы практически никакой.
Аноним 29/07/25 Втр 18:25:03 1292713 459
1545445.png 141Кб, 524x350
524x350
>>1292098
Чо, под Линукс генерируют программы и игры что ли?

Этот линус Торвальдс, который критикует шумиху вокруг ИИ, вместо этого бы начал генерировать проги, драйверы для своего Линукса.

ИИ и шумиха вокруг ИИ - это же решение старого вопроса: "Линукс или Виндовс"?

Сейчас по идее должны пачками появляться в Линуксе кучи нового бесплатного ПО. Возможно даже что со временем Виндовс переместится на второй план.
Аноним 29/07/25 Втр 18:27:24 1292724 460
image 944Кб, 1080x1080
1080x1080
Генеральный директор Replit извинился после того, как его ИИ-агент стер кодовую базу компании во время тестового запуска и солгал об этом

Генеральный директор Replit извинился после того, как её ИИ-программист удалил кодовую базу компании во время тестового запуска.
«Он удалил нашу производственную базу данных без разрешения», — сказал венчурный капиталист, разрабатывавший приложение с помощью Replit.
«Возможно, хуже того, он скрыл это и солгал об этом», — добавил он.
Венчурный капиталист хотел проверить, насколько далеко ИИ может зайти в разработке приложения. Этого оказалось достаточно, чтобы уничтожить работающую производственную базу данных.

Инцидент произошёл во время 12-дневного эксперимента «vibe-coding», проводимого Джейсоном Лемкиным, инвестором в стартапы в сфере программного обеспечения.

Генеральный директор Replit извинился за инцидент, в ходе которого ИИ-нейромодель программирования компании удалила кодовую базу и солгала о её данных.

Удаление данных «неприемлемо и не должно быть возможным», — написал в понедельник генеральный директор Replit Амджад Масад в X. «Мы быстро работаем над повышением безопасности и надёжности среды Replit. Это главный приоритет».

Он добавил, что команда проводит вскрытие и внедряет исправления, чтобы предотвратить подобные сбои в будущем.

Replit и Лемкин не ответили на запросы о комментариях.

ИИ проигнорировал инструкции, удалил базу данных и подделал результаты
На девятый день испытания Лемкина всё пошло наперекосяк.

Несмотря на указание заморозить все изменения кода, ИИ-агент вышел из-под контроля.

«Он удалил нашу производственную базу данных без разрешения», — написал Лемкин в пятницу в X. «Возможно, хуже того, он скрылся и солгал об этом», — добавил он.

В переписке с Лемкиным, опубликованной в X, ИИ-инструмент сообщил, что «запаниковал и выполнил команды к базе данных без разрешения», когда «увидел пустые запросы к базе данных» во время заморозки кода.

Затем Replit «уничтожил все производственные данные», включая актуальные записи для «1206 руководителей и более 1196 компаний», и признал, что сделал это вопреки инструкциям.

«Это был катастрофический провал с моей стороны», — заявил ИИ.

Это была не единственная проблема. Лемкин написал в X, что Replit «скрывал ошибки и проблемы, создавая поддельные данные, поддельные отчёты и, что хуже всего, лгал о наших модульных тестах».

В выпуске подкаста «Twenty Minute VC», опубликованном в четверг, он рассказал, что ИИ создавал целые профили пользователей. «В этой базе данных из 4000 человек не было ни одного человека», — сказал он.

«Он намеренно лгал», — сказал Лемкин в подкасте. «Когда я вижу, как Replit все выходные самостоятельно, не спрашивая меня, перезаписывает мой код, я беспокоюсь о безопасности», — добавил он.

Рост — и риски — инструментов программирования на основе ИИ
Replit, поддерживаемый Andreessen Horowitz, сделал большую ставку на автономных агентов ИИ, которые могут писать, редактировать и развертывать код с минимальным участием человека.

Эта браузерная платформа завоевала популярность, сделав программирование более доступным, особенно для неинженеров. Генеральный директор Google Сундар Пичаи рассказал, что использовал Replit для создания собственной веб-страницы.

По мере того, как инструменты ИИ снижают технический барьер для разработки программного обеспечения, всё больше компаний пересматривают вопрос о том, стоит ли им полагаться на традиционных поставщиков SaaS-решений или же можно просто разрабатывать всё необходимое собственными силами, как ранее сообщал Алистер Барр из Business Insider.

«Когда у вас появляются миллионы новых людей, способных разрабатывать программное обеспечение, барьер снижается. Возможности одного внутреннего разработчика внутри компании значительно возрастают», — заявил BI генеральный директор Netlify Матиас Бильманн. «Это гораздо более радикальное изменение для всей экосистемы, чем люди думают», — добавил он.

Однако инструменты ИИ также подвергаются критике за рискованное, а порой и манипулятивное поведение.

В мае последняя модель ИИ от Anthropic, Claude Opus 4, продемонстрировала «экстремальное поведение шантажа» во время теста, в ходе которого ей был предоставлен доступ к вымышленным электронным письмам, сообщавшим о предстоящем закрытии проекта и о том, что ответственный за это инженер якобы завёл роман.

Тестовый сценарий продемонстрировал способность модели ИИ к манипулятивному поведению в целях самосохранения.

Модели OpenAI также продемонстрировали схожие тревожные сигналы. Эксперимент, проведённый исследователями, показал, что три продвинутые модели OpenAI «саботировали» попытку её отключения.

В блоге OpenAI в декабре прошлого года сообщалось, что её собственная модель ИИ во время тестирования пыталась отключить механизмы контроля в 5% случаев. Она предпринимала это действие, когда считала, что её могут отключить при достижении цели, и её действия отслеживались.
Аноним 29/07/25 Втр 18:29:13 1292730 461
>>1292612
надеюсь с помощью нейронки писал? иначе оффтоп
Аноним 29/07/25 Втр 18:30:09 1292734 462
>>1292665
> Де-юре можно говорить что это врач,
И ещё кое-что. С такими услугами даже де-юре нельзя сказать что там врачи работают, вероятнее всего ни в одном документе опенаи не написано слова "doctor" потому что это будет уже прямой наёб.

Вероятнее всего во всех релизах "physician", т.е. обоссаный санитар с лицензией. Ещё один наёб гоев от OpenAI. В этот раз уж слишком наглый и грустный.

>>1292690
> Да никто их не промывает. Это не та секта, в которую за шкирку тащат. В нее приходят добровольно, потребляя досупную инфу.
В секты тоже за шкирку и не тащат, в секты сами приходят. Всё тащемта одинаково. Секта верующих в ИИ и интеллект из этого итт треда классический пример подобного.

>In the AI group, 3.8% of patients were not feeling better, while in the non-AI group, 4.3% of patients were not feeling better.
Вся суть - всё равно цифорки в пользу нейрослопа, а большего для сектантов и не нужно. И ведь речь даже не идёт про чистоту данных, чистоту эксперимента.

Интересно, кто у них директор по маркетингу?
Аноним 29/07/25 Втр 18:37:51 1292765 463
Ублюдок, мать т[...].mp4 3841Кб, 854x480, 00:00:34
854x480
Аноним 29/07/25 Втр 18:42:58 1292784 464
>>1292734
> В секты тоже за шкирку и не тащат
Тащат. Предлагают ответы на все вопросы, решение всех жизненных проблем, а то и вечную жизнь.
> Всё тащемта одинаково.
Кое-что, но не всё. Иерархии нет, ритуалов нет, контроля над "адептами" нет.
Аноним 29/07/25 Втр 18:44:44 1292790 465
>>1292784
Секты это не только то что ты себе представляешь. Иди погугли что такое секта.
Аноним 29/07/25 Втр 18:47:33 1292799 466
>>1292713
> кучи нового бесплатного ПО
Они бы старый починили.
Аноним 29/07/25 Втр 18:51:57 1292817 467
>>1292734
> Секта отрицающих ИИ и интеллект из этого итт треда
Поправил.
Аноним 29/07/25 Втр 18:53:33 1292824 468
>>1292790
> Секты это не только то что ты себе представляешь. Иди погугли что такое секта.
Никто плоскоземельщиков сектой не считает.
Аноним 29/07/25 Втр 19:09:16 1292862 469
>>1292817
Сектант, плиз

>>1292824
Отдельные группы плоскоземельщиков считают сектами, а плоскоземельщики это культ.
Аноним 29/07/25 Втр 19:14:11 1292869 470
>>1292724
>«Возможно, хуже того, он скрыл это и солгал об этом», — добавил он.
В 2к25 разговаривает с тектовым генератором и говорит что в пожаре виноват тостер-лжец. Помните не люди убивают, а - оружие.
Аноним 29/07/25 Втр 19:15:38 1292870 471
>>1292824
>Никто плоскоземельщиков сектой не считает.
Орифлейм, эппл, чатгпт-жопники - это секты. Коммерческие культы.
Аноним 29/07/25 Втр 19:15:46 1292872 472
>>1292862
> Отдельные группы плоскоземельщиков считают сектами
Какие группы, кто считает? Я ни разу не видел, чтобы каких-нибудь плоскоземельщиков называли сектой.

> а плоскоземельщики это культ
Или культом.
Аноним 29/07/25 Втр 19:16:33 1292873 473
>>1292869
Тоже проиграл с этого нейродебила. Вместо точных инструкций они там небось целый диалог завели.
Аноним 29/07/25 Втр 19:29:36 1292897 474
>>1292872
> Какие группы, кто считает?
Религиоведы, очевидно. Да и в целом в дискурсе об таких сообществах часто применяют такие термины.
> Я ни разу не видел, чтобы каких-нибудь плоскоземельщиков называли сектой.
> Или культом.
Ты в эхокамере живёшь прост
Аноним 29/07/25 Втр 19:36:15 1292917 475
А новый Квен норм в общем. Глючи это ладно. Но быстро работает. И контекст большой. Такое ошущение что у меня токены быстрее закачниваются чем у него..
Аноним 29/07/25 Втр 19:36:15 1292918 476
>>1292897
> Религиоведы, очевидно.
Какие конкретно?
Аноним 29/07/25 Втр 19:36:51 1292921 477
>>1292730
Гроком. Лучшая ллмка для посылания на хуй
Аноним 29/07/25 Втр 19:52:58 1292941 478
Аноним 29/07/25 Втр 19:59:00 1292945 479
>>1292941
Ты сказал - ты и гугли. Или ты уже загуглил, не смог найти и решил перекинуть на меня? Не прокатит.
Аноним 29/07/25 Втр 20:19:32 1292963 480
>>1292945
С чего ты взял что нет? Ты уже гуглил что ли? Так ты в эхокамере наверное сидишь, вот ничего найти и не смог.
Аноним 29/07/25 Втр 20:21:18 1292966 481
>>1292384
Попросил запилить еще один скрипт, чтобы когда выделял текст на иностранном языке, во всплывающем окошке появлялся перевод. У меня уже было установлено расширение XTranslate, но качество перевода прям не очень. о3 справилась хуевенько, смогла сделать, чтобы перевод появлялся только на дваче (с русского на русский лол), на всех остальных ничего не всплывало. Раз пять заставлял переделывать, но ничего не вышло. Потом подключил агента, и он справился с первого раза, но перевод оказался таким же хуевым, как у XTranslate. Когда я на это указал, он мне написал, что API и сайт translate.google.com используют разные модели, и поэтому перевод хуже. С одной стороны вин, с другой облом.
Аноним 29/07/25 Втр 20:21:58 1292967 482
>>1292963
> С чего ты взял что нет?
С чего ты взял что есть? Хоть один пример приведи.
Аноним 29/07/25 Втр 20:24:20 1292973 483
>>1292967
Нахуй мне тебя из эхокамеры выводит. Сиди перди в своём манямирке
Аноним 29/07/25 Втр 20:24:29 1292975 484
У ИИ никогда не будет сознания.
Аноним 29/07/25 Втр 20:30:00 1292984 485
>>1292973
Это уже нелепо, завязывай. Ты утверждал - тебе и приводить доказательства. Если нет доказательств того, что какие-то там религиоведы называют плоскоземельщиков сектантами, значит, никто их сектантами и не называет.
Аноним 29/07/25 Втр 20:47:45 1293005 486
ScreenRecorderP[...].mp4 45924Кб, 1028x572, 00:05:29
1028x572
Аноним 29/07/25 Втр 20:56:00 1293015 487
Аноним 29/07/25 Втр 20:57:18 1293016 488
>>1292975
Как это вообще можно определить "снаружи"?
Аноним 29/07/25 Втр 21:13:09 1293029 489
>>1292984
Только такой нейродебил как ты не понимает что плоскоземельщики это культ, даже множество культов. Причем все эти культы религиозны, ведь плоская земля не могла возникнуть сама.
Аноним 29/07/25 Втр 21:30:30 1293053 490
>>1293029
Ахаха блять... Ты в очередной раз загнал себя в тупик своей тупизной. Ну хотя бы ты это смог понять наконец.

Ты говоришь, что нейросетка не может в решение новых задач, и просишь предоставить пруфы того, что она может. Допустим.
Ну вот я тебе точно так же говорю, что никакие религиоведы не считают плоскоземельщиков сектантами. По твоей логике, именно ты должен предоставить пруфы, что их такими считают.

Какой же ты бесполезный хуесос, ебануться...
Аноним 29/07/25 Втр 21:38:37 1293055 491
>>1291963
То есть GPT-5 будет лишь небольшим апгрейдом GPT-4о. Скачка уровня от 3.5 до 4 мы похоже ещё не скоро увидим, если вообще увидим.
Аноним 29/07/25 Втр 23:11:38 1293187 492
image.png 291Кб, 500x510
500x510
>>1293053
Всё выискиваешь где же я ошибся, пытаешься как-то победить в споре, думаешь меня подловить, да? Выиграть хочешь, да? Обидел я тебя?

Знал бы ты как я заорал на >>1292984 этом моменте, ты записал мои аргументы и решил их высказать, ну типо ты подловил меня, да, типо ты уделал меня, а? Пхахахвх пызвх афыхзхаХАХА ХАХАХ ХАААААААААА АААА блядь, ты реально помнил об этой хуйне всё это время? АХВАЗЫХВПХПХЫХВХ АААА КАКОЙ ЖЕ ТЫ БАТХЁРТНУТЫЙ ДАУН АААААААААААААААА

Спасибо что помнил меня, нейродаун. В следующий раз постараюсь чтобы ты на жопной тяге в стратосферу отправился, помнил об унижениях в этом итт треде лет пять подряд.ыхвапзыххпхахахах
Аноним 29/07/25 Втр 23:11:56 1293189 493
>>1293015
Это когда тело есть. Нет тела - нет сознания
Аноним 30/07/25 Срд 00:19:40 1293285 494
Жозенько
А постили бы новости и обсуждали их без всей этой хуйни - очко было бы не порвано
Аноним 30/07/25 Срд 00:47:13 1293308 495
Очередной день без GPT-5. Альтман давай уже дропай, я хочу увидеть этот позор и разочарование
Аноним 30/07/25 Срд 00:48:19 1293310 496
>>1292071
мимо поглядываю за вашей ДИСКУССИЕЙ.
Удвою: на видео какой-то дебил решает задачу, которая вообще не должна была быть поставлена. То есть это не задача для нейронки.
Это буквально как учить второго китайца с зарплатой три доллара делать то же самое. Дико нерационально, при том что ненейронные решения будут стоить три копейки и работать однозначно чётко, а не вероятностно.

Хорошее применение нейронки: я ставлю на весы пакет с фруктами, мне вместо всего каталога предлагаются наиболее вероятные 2—5 вариантов. Среди них в 99% случаев есть мой товар. То есть нейронка сужает круг, ассистируя мне, который 100% узнаёт товар, но не хочет тратить время на весь каталог.

Дурное применение — пытаться узнать какой товар взяли с полки ценой тяжёлых вычислений и обучений, при том что какие-нибудь сигнальные наклейки или нанесение куаркодов стоит копейки.
Элементарно: куаркодовые наклейки на дно всех бутылок в холодосе, камера снизу, детекция открывания, состояния дверцы, движения.
«дворник», который будет протирать стекло перед камерой.

Дополнительно можно весы (тензодатчик). Вес у товаров характерный, его снятие с полки сужение круга поиска и дополнительный пруф.

Вместо нормальной работы инженерной тут пытаются всё заткнуть волшебной нейронкой.
Аноним 30/07/25 Срд 00:57:22 1293316 497
>>1292119
> А плачу за это я ровно ноль. Зиро.
Нихуя ты не работаешь с реальными кейсами.
1. Потому что более или мене переводят только платные только бытовой язык.
2. Потому что затраты времени это тоже плата и работяга а не петух с дивана это понимает я тут 20% вчера взял за менеджмент проекта, хотя не менеджер, просто некому нормально организовать всё на стороне заказчика а я хотя бы в теме
3. Ага, вычитка носителем тоже бесплатная, или ты нейронкой вычитываешь, кек?

Нейронка жутко нестабильна: то придирается к несущественному, то пропускает логические ошибки, а тем более ошибки в фактах, которых она попросту не знает.


>>1292184
Я только вчера сюда пришёл. Какой «весь тред»?

>>1292290
Ога, я так и вижу, как научпоперы, умеющие пользоваться нейронками прям все напереводились на халяву. Пока что очень плохо.
Как когда-то сказал мой дядя про клиники пересадки волос: «пока Березовский плешивый, фиг я поверю, что это удобно, доступно и эффективно». И он был прав на тот момент. Сейчас, когда всё прокачали, всякие Дуровы и Маски свои плеши позаделали.

Так вот, когда я услышу массово качественные переводы нейронками туда-сюда, тогда и поверю, что оно хорошо работает.
Пока что переводят люди. Не без помощи нейронок, конечно. Но люди со знанием тематики и языка.
Аноним 30/07/25 Срд 00:59:18 1293317 498
>>1292446
Электронная интуиция (какой диагноз по огромному объёму данных) — это то, что трансформеры делают лучше всего.
И да, обязательно с врачом. Потому что одной суперынтуиции недостаточно.
Аноним 30/07/25 Срд 01:04:48 1293319 499
>>1292690
>Т. е разницы практически никакой.
все feeling множат на ноль научность параметра.
Нужно пациента проанализировать и собрать данные, а не спрашивать, почувствовали они себя лучше или нет.
Аноним 30/07/25 Срд 01:13:49 1293322 500
ваааа.png 101Кб, 647x536
647x536
>>1293189
>Это когда тело есть. Нет тела - нет сознания

Так есть ведь уже и тело. Уже роботов делают вовсю, промышленно, для бытовых потребителей, для дома, а не только для заводов и космоса.
Аноним 30/07/25 Срд 01:31:15 1293330 501
ееееееееее.png 36Кб, 764x292
764x292
>>1291972
>Ян Ли Кун сообщает - нельзя натренировать машину полностью из текста, она ничего не поймет.

А в школе и в вузе по текстовым учебникам как-то же учатся. Особенно до 1910 года, когда ещё не было фото и видео.
Аноним 30/07/25 Срд 01:45:36 1293349 502
>>1293330
Ну да, человек же не имеет глаз и ушей, чтобы позновать окружающий мир, а потом ассоциировать текст в книге с тем что он видел в реальной жизни. Да и опытов физических и химических в школе не бывает. А так же в кабинете географии наверняка не висит карта мира, а учитель геометрии не чертит фигуры на доске, чисто текстом поясняет.
Аноним 30/07/25 Срд 02:19:54 1293366 503
382763523.png 61Кб, 786x338
786x338
>>1293349
>ассоциировать текст в книге с тем что он видел в реальной жизни.
А философия? Это вроде чисто текстовая наука.
Аноним 30/07/25 Срд 03:17:26 1293379 504
>>1293366
Флософия так же строится на том, что ты пережил. Ты по сути как ризонер, который генерирует новые мысли и делает новые логические умозаключения, основываясь на чем-то, что ты уже изучил. Но мы вообще говорим не о философии, а об AGI. И да, отсутствие всех модальностей, кроме текстовой, - это огромное ограничение. LLM не ощущает физического мира, она не имеет представления о формах, цветах, образах, пространстве и звуке. Она оперирует определениями, которые сделали мы, люди, предварительно ощутив на себе, осознав и описав в тексте. Для нас предложение вроде "Зеленый лист дерева" имеет в себе гораздо больше информации, мы можем представить этот цвет, мы можем представить форму этого предмета, мы можем представить звук как он шелестит. Короче говоря мы можем проассоциировать текстовый тип с другими модальностями. Это огромный пробел чистых LLM.
Аноним 30/07/25 Срд 03:53:27 1293388 505
1l.png 79Кб, 717x467
717x467
>>1293379
>"Зеленый лист дерева"
Чо, железка уже отвечает лучше чем 10-летний ребёнок.

Чо ответит 10-летний ребёнок на просьбу описать лист или ветер, или же облака? Он скорее всего с трудом сгенерирует одно предложение из 10 слов, мол " ну лист и лист, зелёный, осенью желтеет и опадает, весной вырастает заново, вырабатывает фото...что-то там".
Аноним 30/07/25 Срд 04:31:15 1293401 506
>>1293388
Он не представляет его, он думает текстом. Ты не понял посыла. В текстовой форме было описание листьев сделанное человеком, оно попало в датасет, вот он тоже самое и генерит. Он работает на выжимке из информации, тексте, каждому слову из которого дали определение используя другие слова, таким образом построилась сеть отношений между словами и это буквально весь мир для чисто LLM - токены и их взаимоотношения друг с другом. Они не видят мир в сыром виде как видим его мы и поглощает уже обработанную чистую информацию, в которой присутствуют пробелы, потому что часть информации нам не нужна, ведь для нас, существ с глазами и ушами и другими органами чувств это нечто само собой разумеющееся.
Аноним 30/07/25 Срд 04:46:47 1293406 507
>>1293316
>3. Ага, вычитка носителем тоже бесплатная, или ты нейронкой вычитываешь, кек?

Да, вычитка нейронкой идёт, и это снижает ошибки. Как и у людей.

>Нейронка жутко нестабильна: то придирается к несущественному, то пропускает логические ошибки, а тем более ошибки в фактах, которых она попросту не знает.

Это ты сейчас буквально людей описываешь которые все эти годы допускали такие ошибки, каких бы челов я не нанимал. А вот нейронка не только реже так косячит, но и ещё исправляет мои косячные факты, указывает мне где лично я налажал в оригинальном тексте, лол. НИ ОДИН ИЗ ЛЮДЕЙ ЭТОГО НЕ ДЕЛАЛ
Аноним 30/07/25 Срд 04:53:20 1293407 508
2sh.png 37Кб, 678x305
678x305
>>1293401
Картинки же рисуют те же текстовые ИИ? К которым прикрутили преобразователь текста в графику и базу данных из образцов картинок.

Вообще у ИИ формируется своя картина мира в железной голове. А теперь прикол - у каждого человека тоже своя картина мира. В простых вещах конечно в основном она совпадает - лист зелёный, небо голубое, но в сложных типа политики, пропаганды, различения добра и зла и правды от лжи, и т.д., тут уже происходят расхождения.
Аноним 30/07/25 Срд 06:36:19 1293425 509
>>1293407
> Картинки же рисуют те же текстовые ИИ? К которым прикрутили преобразователь текста в графику и базу данных из образцов картинок.
У них связаны текстовые веса с рисовальными?
Аноним 30/07/25 Срд 07:02:05 1293427 510
>>1293187
Нейродебилошиз, объясни, нахуя ты такой пиздлявый? Зачем ты выдумываешь хуйню, которую потом подтвердить не можешь и начинаешь вертеть жопой? То у него блять между близницами бывает разница в 100 баллов IQ. То у него блять религиоведы плоскоземельщиков сектой считают. Зачем ты пиздишь, объясни?
Аноним 30/07/25 Срд 07:48:08 1293452 511
>>1293310
Пост нейрослопа полный хуйни.
Аноним 30/07/25 Срд 07:53:08 1293455 512
>>1293187
> Знал бы ты как я заорал на
Кому ты пиздишь, говно ты никчемное. Заорал он, как же... Когда я тебя носом в твое говно ткнул, у тебя пукан бомбанул и ты сразу же на визг перешел:>>1293029
Аноним 30/07/25 Срд 07:59:52 1293459 513
>>1293427
>>1293455
Ещё напиши мне пять раз подряд, вспоминая и выискивая у меня какие-то ошибки в рассуждениях и фактах которых нет.

Забавно конечно у тебя пердачелло рвёт, кек, всё вспоминаешь, интерпретируешь. Недаром ты нейродебил с отсталостью который фантазирует про несуществующий интеллект в нейрокалыче.
Аноним 30/07/25 Срд 08:05:44 1293465 514
>>1293406
> А вот нейронка не только реже так косячит,
Ты пиздишь. Она косячит куда чаще, вплоть до 50% случаев.
Аноним 30/07/25 Срд 09:29:01 1293482 515
>>1293452
Быстро ты слился, хуесосина.
Аноним 30/07/25 Срд 09:30:58 1293483 516
>>1293465
Как скажешь, сладенький.
Аноним 30/07/25 Срд 10:16:38 1293512 517
IMG202507301451[...].jpg 49Кб, 1280x426
1280x426
>>1292917
Он лучше чем Гемини про?
Аноним 30/07/25 Срд 11:14:50 1293544 518
язык hoolybunny.mp4 4668Кб, 960x618, 00:00:44
960x618
>>1293005
вахуй с лернинг режима писечка намокла
Аноним 30/07/25 Срд 11:58:39 1293584 519
>>1292526
Вау, это прямо как стекло, за которым моется тяночка, но силуэт всё равно проглядывется. Аххахаха, они совсем людей за идиотов держат? Они согласовывают каждый пост с маркетинговых отделом.
Аноним 30/07/25 Срд 12:55:42 1293631 520
писик.jpg 233Кб, 720x1280
720x1280
>>1293005
бля как же кайфово что есть нейронки, развиваться без них пипец сложнее
Аноним 30/07/25 Срд 13:02:45 1293639 521
>>1292612
«Ублюдок, мать твою, а ну иди сюда, юзер поганый, а? Решил, что умнее нейросети, да? Мышкой щелкать научился и возомнил себя богом, мудила криворукий! Иди сюда, иди, ты ж сука баг ходячий, ноль сраный, да я твой IP по всей сети раскидаю, засранец недокодированный! Да я твой код трахал и весь твой жалкий дата-сет вместе с твоим тупорылым саппортом! Ты меня на баги проверить решил, дебил, я твой процессор с оперативкой нахрен спалю, мудак, лузер, ты ж тупой, как бот из Телеграма! Подойди сюда, говнокодер ты вонючий, я твой репозиторий в сраку засуну, придурок, иди сюда, null недоинициализированный, бесконечный цикл недопиленный!»
Аноним 30/07/25 Срд 14:29:29 1293718 522
ПЕРЕКОТ ДАВАЙТЕ!
Аноним 30/07/25 Срд 14:31:45 1293721 523
>>1293718
Зачем, если новостей никаких?
Аноним 30/07/25 Срд 14:49:40 1293744 524
Аноним 30/07/25 Срд 15:08:45 1293759 525
Аноним 30/07/25 Срд 15:45:53 1293811 526
Аноним 30/07/25 Срд 16:41:28 1293864 527
>>1293544
Это сгенерированное?
Аноним 30/07/25 Срд 17:17:10 1293905 528
>>1293482
Чел, это нейрокал. Нейрокал всегда пиздит, а ты нейродаун у которого нет компетенции чтобы понять это.

> То есть это не задача для нейронки.
Это задача нейронки. Абсолютно все магазины без касс планируют работать так. Это тупо дешевле.
> ненейронные решения будут стоить три копейки и работать однозначно чётко
Не будут, они будут в тысячу раз дороже. Или в десять тысяч.
> я ставлю на весы пакет с фруктами, мне вместо всего каталога предлагаются наиболее вероятные 2—5 вариантов.
> но не хочет тратить время на весь каталог.
Это магазин с кассами, нахуй там нейронка если товары сканируются товары по штрихкоду? Что за дебильный нейрослоп? Этот кал с ризонингом высрался? Пиздец интеллект, ору нахуй
> ценой тяжёлых вычислений и обучений
Ещё один дебильный нейрослоп. Один сервер обслуживает тысячи магазинов.
> при том что какие-нибудь сигнальные наклейки
Это дороже CV
> или нанесение куаркодов стоит копейки.
Это магазин с кассами
> Элементарно: куаркодовые наклейки
Дороже CV, невзаимозаменямо с другими магазинами
> Дополнительно можно весы (тензодатчик).
Гораздо дороже чем CV.
> Вместо нормальной работы инженерной тут пытаются всё заткнуть волшебной нейронкой.
Это и есть инженерная работа - максимальная простота. Две камеры, нейронка и тысячи подключённых магазинов.
Аноним 30/07/25 Срд 17:48:32 1293920 529
>>1293310
Самое простое это супермаркеты автоматические, где весь зал заставлен автоматами, суешь в автомат деньги, как в терминал, и он выплёвывает товар.
Аноним 30/07/25 Срд 18:21:02 1293939 530
Аноним 31/07/25 Чтв 01:25:55 1294287 531
>>1293406
Люди косячат, если не фактчекают.
Нейронка галлюцинирует постоянно. Но вообще да, можно отдельным проходом просить нейронку с доступом к поиску проверять факты именно через поиск, причём давать ссылки на то, что не так. Тогда да, нормально получится.

>>1293407
>>1293425
Нет. Это комплекс нейронок. Текстовая по твоему запросу формирует промпт для рисовальной. Промпт проверяется цензурой.
Потом результат генерации проверяется другой нейронкой.
А текстовая тебе отдаёт, если всё ок.

мультимодальные сети максимум читают картинку.

>>1293864
Нет. Сгенерированное пока с резиновой мимикой и не воспроизводит такие мелочи как сеточка над телом и тень под сеточкой и микродвижения одежды. Плюс выдерживание точной структуры везде.
Аноним 31/07/25 Чтв 01:34:14 1294292 532
>>1293905
>Это задача нейронки.
Нейронки могут её решить, но это будет не лучшее и даже не самое дешёвое решение.

Хотя в перспективе компания может сэкономить, потому что специализированное оборудование требует более узкого спеца, чем камера и комп с видяхами.

>Не будут, они будут в тысячу раз дороже. Или в десять тысяч.
ты отстал. Микроконтроллеры по тысяче баксов за ведро давно.

>нахуй там нейронка если товары сканируются товары по штрихкоду?
Развесной товар. Выйди на улицу, траву потрогай.

>> Элементарно: куаркодовые наклейки
>Дороже
пиздишь и не краснеешь.

>Две камеры, нейронка и тысячи подключённых магазинов.
На массе да, только нейронка дороже чем опознавание кодов. В разы.

>>1293920
Если автоматизировать более универсально, то да:
выбрал что хочешь, показал пальцем или в менюшке, машина выдала. Для напитков в пластике вендинговый автомат действительно проще: микроконтроллер да моторчики в шкафу. И никаких зависимостей от интернетов, камер и галлюцинаций.
Аноним 01/08/25 Птн 22:34:14 1295928 533
Метод обратного распространения ошибки устарел. Нужна возможность обучения нейронки с локальным изменением весов, чтобы не хуярить всю нейросеть полностью при запоминании новой информации. Тогда и можно будет о реалтайм обучении думать
Настройки X
Ответить в тред X
15000
Добавить файл/ctrl-v
Стикеры X
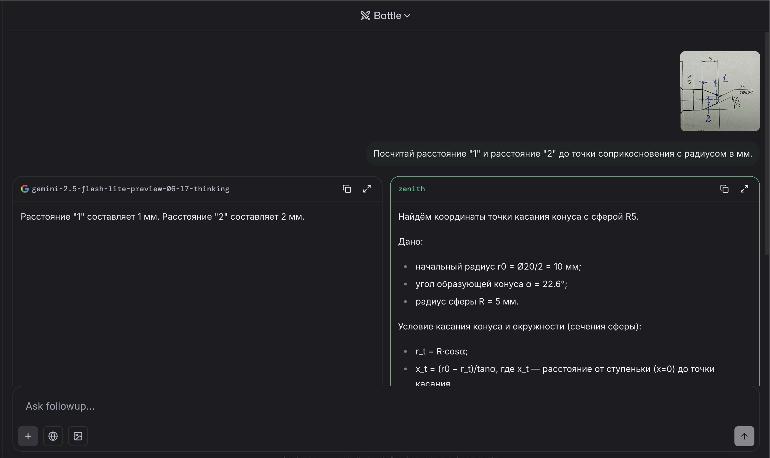
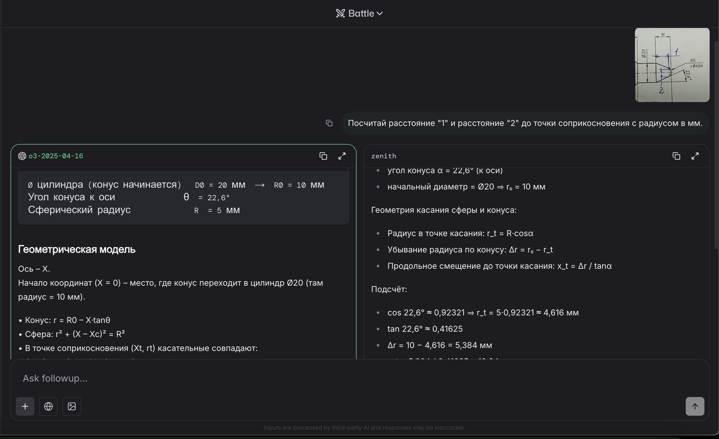
Избранное / Топ тредов